05:51
1,0×
00:00/05:51
38,2 тыс смотрели · 4 года назад
1624 читали · 2 года назад
Grafana: простые индикаторы
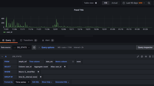
Предыдущая статья цикла - здесь Отображение "величина - время" Самым простым является отображение зависимости величины от времени. Для этого обычно используются панели типа Time series или Bar chart. В принципе, панель Stat в фоне также отображает график. Тип Time Series является типом панели по умолчанию. При добавлении новой панели у вас на экране появится вот такая таблица, которую надо заполнить нужными параметрами. Типы полей таблицы вы можете посмотреть на скриншотах предыдущей статьи серии...
10 месяцев назад
Способы группировки в ABAP: 3 + 1 способ
При обработке данных иногда требуется сгруппировать данные и посчитать какое-либо агрегированное значение (MAX, MIN, AVG, SUM, COUNT и другие). Традиционно, такие функции реализуются в SQL; однако и на сервере приложений приходится выполнять такие вычисления. В ABAP имеется 3 стандартных способа (встроенных) для группировки с последующим вычислением агрегированных значений, а именно: 1) Группировка с помощью ключей сортированной таблицы 2) Группировка с помощью относительного недавно введенного оператора...