Добавить в корзинуПозвонить
Найти в Дзене
IT Start | Python

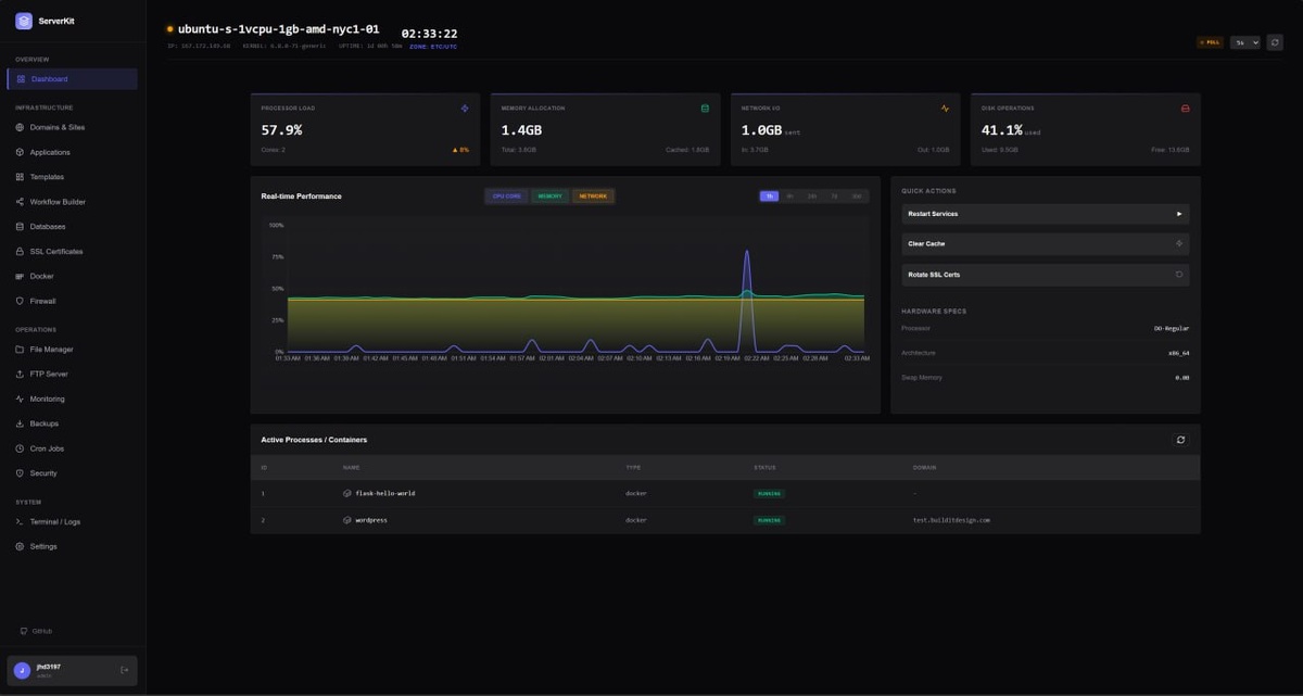
🌐 ServerKit — это лёгкая, современная панель управления сервером, предназначенная для самостоятельного управления веб-приложениями, базами

данных, контейнерами Docker и другими службами на вашем VPS или выделенном сервере. 📌 Основные особенности: 🔵Self-hosted панель управления сервером 🔵Управление Docker-контейнерами 🔵Деплой веб-приложений Python, Node.js и PHP 🔵Управление доменами и Nginx-виртуальными хостами 🔵Автоматическое получение SSL-сертификатов Let’s Encrypt 🔵Встроенный файловый менеджер 🔵Мониторинг CPU, RAM, диска и сети в реальном времени 🔵Поддержка Telegram, Discord и других уведомлений 🔵Двухфакторная аутентификация 🔵Инструменты безопасности сервера (Fail2ban, ClamAV и защита SSH) 🔵Многосерверное управление через агента 📱 Репозиторий ➡️Справочник Программиста. Подписаться

🌐 ServerKit — это лёгкая, современная панель управления сервером, предназначенная для самостоятельного управления веб-приложениями, базами данных, контейнерами Docker и другими службами на вашем VPS или выделенном сервере.

📌 Основные особенности:

🔵Self-hosted панель управления сервером

🔵Управление Docker-контейнерами

🔵Деплой веб-приложений Python, Node.js и PHP

🔵Управление доменами и Nginx-виртуальными хостами

🔵Автоматическое получение SSL-сертификатов Let’s Encrypt

🔵Встроенный файловый менеджер

🔵Мониторинг CPU, RAM, диска и сети в реальном времени

🔵Поддержка Telegram, Discord и других уведомлений

🔵Двухфакторная аутентификация

🔵Инструменты безопасности сервера (Fail2ban, ClamAV и защита SSH)

🔵Многосерверное управление через агента

📱 Репозиторий

➡️Справочник Программиста. Подписаться