Добавить в корзинуПозвонить
Найти в Дзене
АвтоБосс

Школа КСО: от проблем к результатам – руководство отделом F&I в эпоху перемен

Какие стратегические шаги должен предпринять современный руководитель отдела F&I, чтобы выстроить устойчивую модель работы, обеспечивающую рост финансовых показателей и поддержание конкурентоспособности на рынке в условиях текущих вызовов: Все эти вызовы мы подняли на обсуждение с нашими экспертами 26 марта на онлайн-встрече «Школа КСО: от проблем к результатам — руководство отделом F&I в эпоху перемен». Перед переходом к практическим кейсам наших экспертов Владимир Шикин, заместитель директора по маркетингу НБКИ (национальное бюро кредитных историй), проанализировал текущую рыночную ситуацию в сегменте автокредитования, уделив внимание динамике как поданных заявок, так и объёмов выданных кредитов. Владимир отметил, что рынок демонстрирует неоднозначную динамику: с одной стороны, сохранится стабильный базовый спрос с волнообразными всплесками (особенно отмечается в летний период), с другой стороны — наблюдаются тревожные сигналы в виде снижения ключевых показателей к концу анализируемо

Какие стратегические шаги должен предпринять современный руководитель отдела F&I, чтобы выстроить устойчивую модель работы, обеспечивающую рост финансовых показателей и поддержание конкурентоспособности на рынке в условиях текущих вызовов:

  • отсутствие слаженной коммуникации между отделом продаж и F&I;
  • проблема баланса между стандартизацией процессов и гибкостью в работе с клиентами;
  • деградация навыков активных продаж в условиях жёсткого рынка;
  • экономическая целесообразность содержания отдельного штата сотрудников в отделе кредитно-страховом отделе.

Все эти вызовы мы подняли на обсуждение с нашими экспертами 26 марта на онлайн-встрече «Школа КСО: от проблем к результатам — руководство отделом F&I в эпоху перемен».

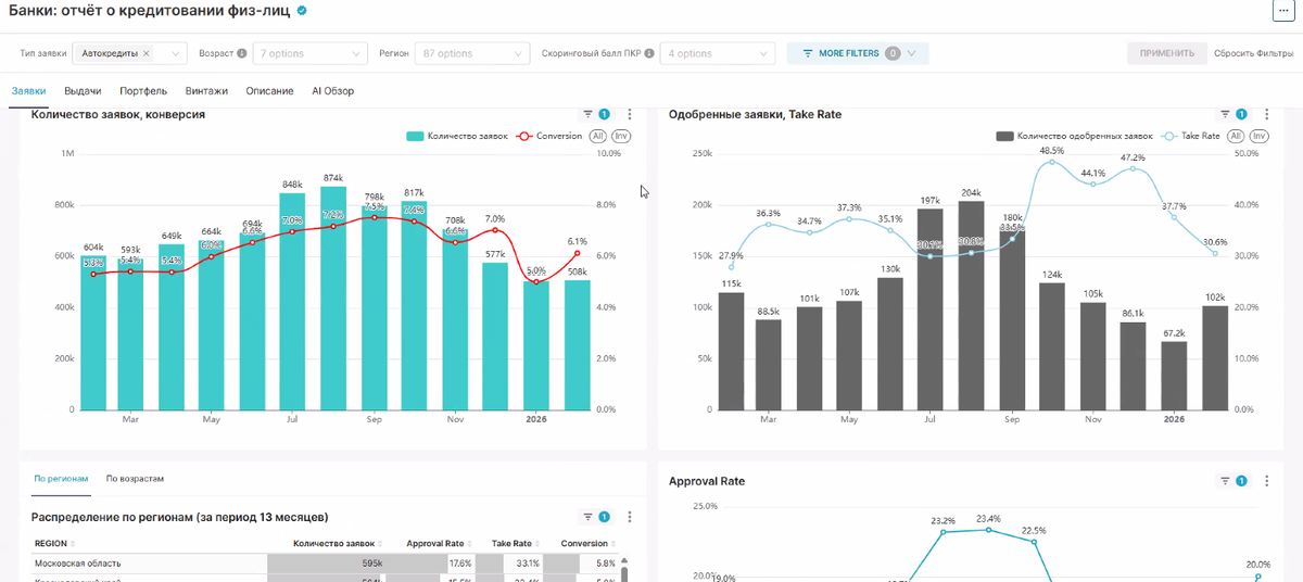
Перед переходом к практическим кейсам наших экспертов Владимир Шикин, заместитель директора по маркетингу НБКИ (национальное бюро кредитных историй), проанализировал текущую рыночную ситуацию в сегменте автокредитования, уделив внимание динамике как поданных заявок, так и объёмов выданных кредитов.

Владимир отметил, что рынок демонстрирует неоднозначную динамику: с одной стороны, сохранится стабильный базовый спрос с волнообразными всплесками (особенно отмечается в летний период), с другой стороны — наблюдаются тревожные сигналы в виде снижения ключевых показателей к концу анализируемого периода. Региональная специфика также проявилась в данных: Московская область лидирует по объёму заявок (595 тысяч), но демонстрирует относительно низкий Approval Rate (17,6%) при высоком Take Rate (33,1%). Это говорит о том, что в этом регионе банки применяют более строгие критерии отбора заёмщиков, однако те, кому удаётся получить одобрение, чаще заключают сделки.

-2

Далее Юлия Карякина, директор по продажам финансовых услуг ГК Автодом, поделилась опытом управления отделом и стратегиями повышения эффективности продаж. Главный посыл Юлии был в том, что эмоции от общения формируют лояльность клиента, а инвестиции в развитие персонала окупаются продажами.

После ухода официальных импортёров перестали проводить работу с покупателями. Внутри компании пустили всё на самотек и теперь дилерам потребовалось снова найти новые возможности правильной и эффективной коммуникации с клиентами:

  • гибкие скрипты;
  • выделение «зелёной» и «красной» зоны: «зеленая зона» — возможность импровизирования при диалоге с покупателем, красная — строго следуем регламенту и юридических формулировок;
  • опираться на типовые сценарии (по стилю общения);
  • автоматизирование рутины;
  • развитие навыка активного слушателя.

Всё это внедрили внутри компании Автодом, что привело к увеличению продаж F&I услуг.

Юлия также поделилась секретной формулой идеального менеджера: «Продажи = Знания x Личностные качества», а также поделилась пошаговым планом развития качеств для роста продаж и лояльности.

-3

Эту же мысль продолжил наш следующий спикер — Александр Бураков — коммерческий директор РАТ. Спикер представил комплексный подход к управлению продажами в условиях падающей маржи. Главная идея заключается в том, что управлять нужно не результатами напрямую, а действиями сотрудников, которые эти результаты формируют. Александр выделил ключевые моменты:

  • Система управления строится на контроле действий, обучении, измерении метрик и достижении результатов;
  • Рыночная ситуация: падение маржи с 15% до 8%, ужесточение банковских требований, рост доли наличных платежей;
  • Эффективность работы зависит от правильного распределения усилий между топ-перформерами (15%), средними (70%) и слабыми (15%) сотрудниками;
  • Важность метрик: опережающие (глубина выявления потребностей, качество презентаций) и результирующие (конверсия, средний чек);
  • Работа с банками: необходимость индивидуальной стратегии для каждого партнера;
  • Качество поставщиков важнее низкой цены, так как влияет на репутацию и повторные продажи;
  • Система продления продуктов — как основной источник прибыли.
-4

Динара Кураева, эксперт в автомобильном бизнесе международного уровня, представила комплексное исследование состояния и развития кредитно-страхового отдела в современных условиях.

Динара представила актуальную статистику:

  • критическая ситуация с кредитами: доля отказов по POS-кредитам держится на уровне 85-88%;
  • рост клиентов без первого взноса: в марте 2026 года их доля достигла 44% для АСП и 13% для новых авто;
  • с 2027 года вводится обязательная проверка доходов через цифровой профиль.

Динара подчеркнула, что отдел КСО больше не является просто формальным звеном в процессе продаж, а становится ключевым элементом взаимодействия с клиентом. 67% клиентов теперь проводят больше времени с F& I-менеджером, чем с продавцом.

Динара представила новую философию работы КСО: отдел должен стать центром доверия и экспертизы, где основной акцент делается на долгосрочных отношениях с клиентами, а не на краткосрочной выгоде. Ключевым принципом стала идея «продать легко, удержать — искусство».

-5

И в заключении нашей встречи Ирина Франк, генеральный директор и соучредитель Frank Auto, подняла вопрос касательно налаживания эффективной коммуникации между отделами продаж авто и F&I для выполнения общего плана.

Ирина рассказала про практику взаимодействия между различными подразделениями:

  • сотрудники F&I проводят обучение как автопродавцы;
  • организуется совместная работа отделов для лучшего понимания потребностей клиентов;
  • проводится регулярное обучение сотрудников F& I в кузовном и слесарном отделах;
  • используется «библиотека страшных примеров» в позитивном аспекте для обучения персонала.
-6

И напоследок мы провели небольшую панельную дискуссию со всеми участниками мероприятия, а также к нам присоединился руководитель отдела КСО компании Самара-Авто — Екатерина Черкасова, где разобрали три актуальных вопроса, и где каждый эксперт представил свое видение и практику по каждому вопросу:

  1. Какова текущая ситуация на рынке автокредитования новых автомобилей и автомобилей с пробегом?
  2. С какими типичными возражениями и страхами сталкиваются специалисты F&I при работе с клиентами?
  3. Как выстроить защиту от недобросовестных практик конкурентов из банковского сектора и юридических компаний? Какие стратегии помогут удержать клиентов и сохранить их лояльность, когда они получают альтернативные предложения от сторонних организаций?

Все ответы на интересующие вас вопросы доступны в записи прямой трансляции — приобретите её, чтобы получить полную информацию.

Благодарим нашего партнера встречи — РАТ (Российское автомобильное товарищество) за долгосрочное сотрудничество с нашей компанией! В настоящее время РАТ — лидер отрасли. Доля рынка услуг помощи на дороге составляет 49%.