Добавить в корзинуПозвонить
Найти в Дзене

Как нехватка стоков убивает прибыль на маркетплейсе?

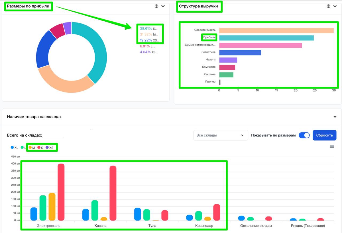
Анализировал продажи нижнего белья и заметил интересную вещь, которая может быть полезна многим, кто работает с одеждой на маркетплейсах. Увидел свой косяк: не хватило стоков по самым ходовым размерам. Посмотрите на диаграмму «размеры по прибыли»: 90% всей прибыли генерят всего три размера — XS, S и M.
Работаем в 3 регионах и грузим 4 точки: Сталь, Казань, Тула, Краснодар. Такая схема позволяет держать КТР на уровне 0,9 и получать 10% скидку на логистику. Казалось бы, всё отлично, но вот в чем проблема. Если ключевых размеров нет в наличии, падают конверсии, выручка снижается, а дальше закономерный откат по позициям и потеря органического трафика. Это та ловушка, в которую попадают многие селлеры. Отдельно радует структура выручки: прибыль занимает второе место сразу после себестоимости — это хороший знак 💰 Такой небольшой разбор. А у вас бывало, что нехватка ключевых размеров буквально рушила карточку?
Оглавление

Анализировал продажи нижнего белья и заметил интересную вещь, которая может быть полезна многим, кто работает с одеждой на маркетплейсах.

Увидел свой косяк: не хватило стоков по самым ходовым размерам. Посмотрите на диаграмму «размеры по прибыли»: 90% всей прибыли генерят всего три размера — XS, S и M.

Как распределены склады?


Работаем в 3 регионах и грузим 4 точки: Сталь, Казань, Тула, Краснодар. Такая схема позволяет держать КТР на уровне 0,9 и получать 10% скидку на логистику. Казалось бы, всё отлично, но вот в чем проблема.

  • S — топовый размер, по нему сток загружен нормально.
  • XS — полностью закончился.
  • M — на грани: вот-вот уйдёт в ноль.

Что это значит?

Если ключевых размеров нет в наличии, падают конверсии, выручка снижается, а дальше закономерный откат по позициям и потеря органического трафика. Это та ловушка, в которую попадают многие селлеры.

План действий у нас такой:

  1. Ждём прихода стоков, будем заказывать в профицит.
  2. Следим за динамикой продаж каждого размера и его долей в общей структуре. По моим наблюдениям, это соотношение зависит даже от времени года.
  3. В случае просадки будем временно переводить трафик на полки — там конверсия играет меньшую роль.

Отдельно радует структура выручки: прибыль занимает второе место сразу после себестоимости — это хороший знак 💰

Такой небольшой разбор. А у вас бывало, что нехватка ключевых размеров буквально рушила карточку?