Найти в Дзене

Кейс: Как мы вывели юридический сайт из Красноярска в ТОП Яндекса с помощью накрутки поведенческих факторов 🧠📈

Что делать, когда сайт уже в поиске, но клиентов всё нет? 🤔
Такую фразу я слышу чаще всего. Вроде и SEO прокачано, и статьи написаны, и ссылки есть — а звонков с сайта ноль. Вот так ко мне и пришёл владелец юридической компании из Красноярска. У него был нормальный сайт, неплохие позиции, но ни заявок, ни реального роста. — «Может, пора что-то подкрутить?», — спросил он.
— «Если подкрутить правильно — то точно пора», — ответил я 😎 Так мы начали проект, в котором главным инструментом стала накрутка поведенческих факторов в Яндексе. Не «чёрная магия», а чёткая работа с метриками, поведением пользователей и доверием поисковой системы. Ниже расскажу, как всё устроено, какие действия мы применили и каких результатов добились — спойлер: сайт оказался в ТОПе, и не просто на время. ✅ ✅ Заказать накрутку поведенческих факторов на ваш сайт можно просто написав мне, БЕСПЛАТНЫЙ тест для всех новых клиентов ✅ ✅ На старте сайт уже находился в ТОП-30 по большинству ключевых слов, связанных с юрид
Оглавление

Что делать, когда сайт уже в поиске, но клиентов всё нет? 🤔

Такую фразу я слышу чаще всего. Вроде и SEO прокачано, и статьи написаны, и ссылки есть — а звонков с сайта ноль. Вот так ко мне и пришёл владелец юридической компании из Красноярска. У него был нормальный сайт, неплохие позиции, но ни заявок, ни реального роста.

— «Может, пора что-то подкрутить?», — спросил он.

— «Если подкрутить правильно — то точно пора», — ответил я 😎

Так мы начали проект, в котором главным инструментом стала накрутка поведенческих факторов в Яндексе. Не «чёрная магия», а чёткая работа с метриками, поведением пользователей и доверием поисковой системы. Ниже расскажу, как всё устроено, какие действия мы применили и каких результатов добились — спойлер: сайт оказался в ТОПе, и не просто на время.

✅ ✅ Заказать накрутку поведенческих факторов на ваш сайт можно просто написав мне, БЕСПЛАТНЫЙ тест для всех новых клиентов ✅ ✅

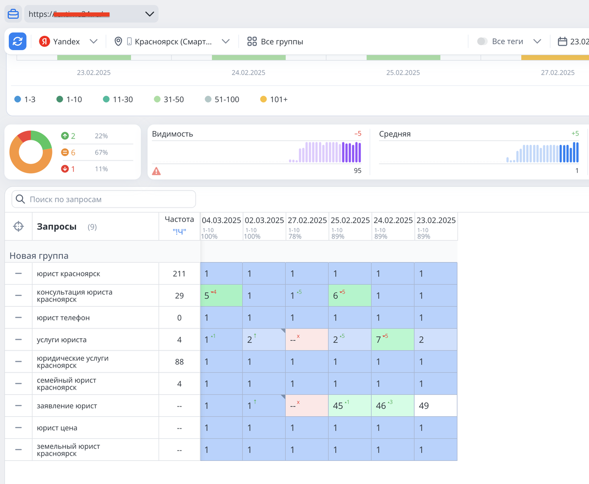
🚀 Отправная точка: трафик есть, заявок — нет

На старте сайт уже находился в ТОП-30 по большинству ключевых слов, связанных с юридическими услугами: «юрист Красноярск», «семейный юрист Красноярск», «юридические услуги Красноярск» и др. Однако поведение пользователей оставляло желать лучшего:

  • Показатель отказов превышал 70%
  • Глубина просмотра — 1,3 страницы
  • Время на сайте — менее 40 секунд

Яндекс давно использует поведенческие метрики как один из факторов ранжирования. Поэтому, чтобы продвинуться выше в поисковой системе, нужно было не просто улучшить сайт, а показать Яндексу, что пользователи довольны.

👦💻 Что мы сделали: системная накрутка ПФ

Сначала провели анализ конкурентов — как они выглядят в выдаче, по каким запросам получают трафик, сколько страниц просматривает пользователь, сколько времени проводит. После этого сформировали стратегию:

1. Подключили программу ботов + реальных пользователей

Мы использовали комбинацию софта и живых исполнителей с площадок крауд-маркетинга. Это помогло сымитировать естественное поведение:

  • Переход по целевым ключевым словам
  • Посещение нескольких страниц
  • Чтение статей, клик по кнопке «Оставить заявку»
  • Повторные заходы через несколько дней

2. Настроили геотаргетинг

Юридические услуги — локальная тематика, поэтому мы точно определили целевую аудиторию — жители Красноярска и области. ПФ от пользователей из других регионов могли, наоборот, навредить.

3. Разбавили трафик «бесплатными» посетителями

Через социальные сети мы добавили немного реального трафика, чтобы картина поведения казалась естественной.

4. Оптимизировали сам сайт

Да, накрутка — это инструмент, но если ресурс тормозит, или на нем не работает форма — эффекта не будет. Мы убрали лишние блоки, ускорили сайт, сделали понятную структуру.

📌 Все мой кейсы можно посмотреть по 👉 ссылке 👈

📊 Результат через 2 недели

  • Показатель отказов снизился до 38%
  • Глубина просмотра выросла до 3,1 страницы
  • Время на сайте — 2 минуты 27 секунд
  • Количество заявок через форму — +72%
  • ТОП-10 Яндекса — по 12 из 15 ключевых фраз уже через 18 дней

А главное — всё выглядело как естественный рост.

⚠️ Важные нюансы: что стоит знать

Накрутка ПФ — это не универсальный способ, не работает «в лоб» и требует аккуратности. Алгоритмы Яндекса становятся всё умнее, и просто «накликать» сайт уже не получится. Время, структура трафика, разнообразие поведения — всё имеет значение.

Поэтому:

  • 📌 Всегда сочетайте ПФ с классическим SEO
  • 🧪 Тестируйте разные источники трафика
  • 📉 Анализируйте поведение пользователей — особенно повторные заходы
  • 🔄 Не забывайте про контент и внутреннюю оптимизацию
✅ ✅ Заказать накрутку поведенческих факторов на ваш сайт можно просто написав мне, БЕСПЛАТНЫЙ тест для всех новых клиентов ✅ ✅

💡 Вывод: ПФ — это не магия, а инструмент

Вот такой вот кейс, без прикрас. Да, мы не изобретали велосипед. Мы просто взяли то, что уже работает, — поведенческие факторы — и настроили их с умом, под конкретную нишу, аудиторию и цели бизнеса.

Магии тут нет. Есть внимание к деталям, тесты, немного софта, немного «ручной работы» и, главное, понимание, как именно Яндекс смотрит на поведение пользователей.

Если хотите сделать так же — не бросайтесь сразу в накрутку. Начните с анализа. ПФ не работают в отрыве от качества сайта, структуры, загрузки, текстов. Это ускоритель, но не замена основам.

А если всё на месте, но в топ никак не попасть — возможно, самое время «показать» поисковику, как пользователи вас обожают 😉.

Ну а если хочется, чтобы этим занялся человек с опытом — вы знаете, где меня найти.

👇👇👇👇👇👇

👉 Подпишись на мой канал Тёмыч Live, рассказываю как есть 🔥