Найти в Дзене

Знать, где вагоны 24/7: дашборд для онлайн-контроля перевозки

«Достаточно ли вагонов под погрузкой и как скоро прибудут следующие? Как узнать, не допущен ли сверхнормативный простой? А где сейчас находится уже отправленный груз? А что там происходит на выгрузке?» – ответы на эти и другие вопросы постоянно необходимы клиентам ж/д оператора. Чтобы обеспечить оперативное поступление отклика, мы создали цифровой дашборд. Как новый продукт помогает клиенту принимать управленческие решения быстрее, читайте в нашей статье. Нашему клиенту – крупному металлургическому холдингу – нужно всегда получать информацию в режиме реального времени: ночью, в выходные и праздничные дни, по всей сети от Калининграда до Владивостока. Клиенту важно знать, где его грузы, не задержались ли маршруты в пути следования, достаточно ли вагонов под погрузку с ключевых станций и все ли заявки вовремя были актуализированы? Сложность аналитики для крупного заказчика заключалась в многоструктурности показателей и вариативности формирования отчетов в зависимости от потребности (напр
Оглавление

«Достаточно ли вагонов под погрузкой и как скоро прибудут следующие? Как узнать, не допущен ли сверхнормативный простой? А где сейчас находится уже отправленный груз? А что там происходит на выгрузке?» – ответы на эти и другие вопросы постоянно необходимы клиентам ж/д оператора. Чтобы обеспечить оперативное поступление отклика, мы создали цифровой дашборд. Как новый продукт помогает клиенту принимать управленческие решения быстрее, читайте в нашей статье.

Задача

Нашему клиенту – крупному металлургическому холдингу – нужно всегда получать информацию в режиме реального времени: ночью, в выходные и праздничные дни, по всей сети от Калининграда до Владивостока. Клиенту важно знать, где его грузы, не задержались ли маршруты в пути следования, достаточно ли вагонов под погрузку с ключевых станций и все ли заявки вовремя были актуализированы?

Сложность аналитики для крупного заказчика заключалась в многоструктурности показателей и вариативности формирования отчетов в зависимости от потребности (например, по регионам погрузки или сегментам грузов). А отсутствие единого источника приводило к разной оценке текущего состояния с обеспечением вагонами и погрузкой груза, в том числе и на совещаниях с руководителями компании.

Идея

Нужна была электронная площадка с интуитивно понятным интерфейсом для разных уровней пользователей со стороны клиента, потому что потребность в информации у линейных сотрудников и руководителей разная. Так появилась идея создать дашборд на базе личного кабинета клиента (ЛКК) Первой грузовой компании и наполнить его параметрами, которыми мы каждый день обмениваемся с клиентом.

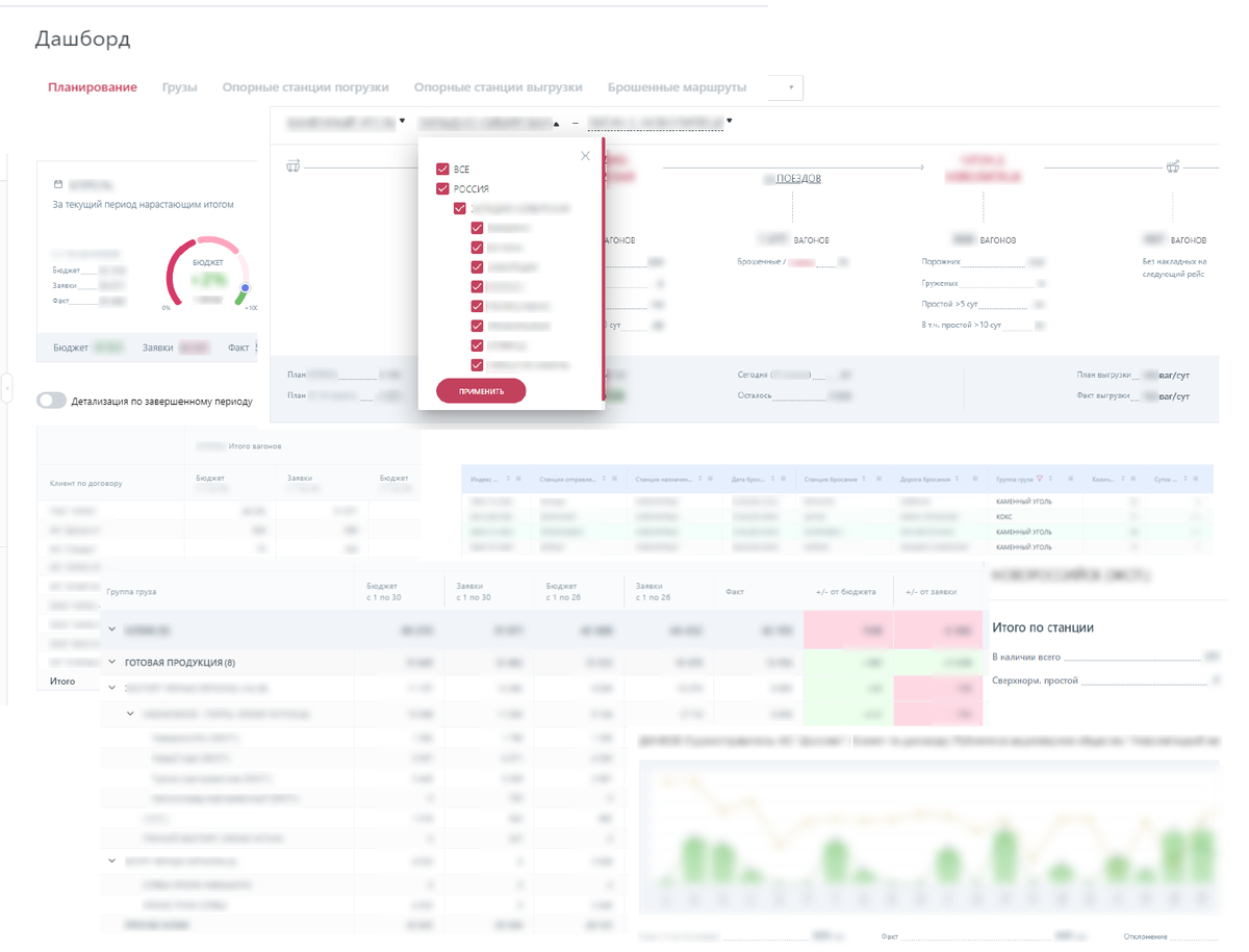
Дашборд личного кабинета клиента – это инструмент для визуализации данных, который автоматически загружает информацию из разных источников. Он помогает клиенту увидеть общую картину, мониторить ключевые показатели, упрощать коммуникацию и делать прогнозы.

Совместно с командой ЛКК был пройден достаточно длинный путь, начиная со сбора, структурирования, унификации ключевых параметров, заканчивая определением, что вообще такое дашборд для металлургического холдинга.

Реализация

В первую очередь была проведена инвентаризация всех справок, по которым через электронную почту выстроился обмен данными между ПГК и клиентом на ежесуточной/еженедельной основе.

Справки распределили по этапам взаимодействия с клиентом:

  • качество планирования: сопоставление поступаемых заявок с фактом погрузки, мониторинг выполнения текущих заказов;
  • погрузка: наличие и подход вагонов на станции погрузки, мониторинг прибытия вагонов в соответствии с графиком, отображение долгостоящих вагонов;
  • выгрузка: анализ прогноза выгрузки исходя из текущего темпа выгрузки, наличия и подхода вагонов к грузополучателям;
  • «бросание» груза в пути следования: отставление поездов от движения в сложной эксплуатационной обстановке по сети;
  • мониторинг полного цикла работы с клиентом по доставке грузов: с момента заадресации вагона под погрузку на станцию А до оформления его порожним после выгрузки на станции Б.

Далее мы определили источник каждого из параметров, участвующих в обмениваемых отчетах, и установили, что справки формируются вручную, без единой установленной формы. Данные берутся из различных систем разного формата, преобразовываются в сводные отчеты и рассылаются по электронной почте по составленным вручную спискам пользователей.

Результат

Проведенная работа с инвентаризацией справок и стала основой для идеи создания концепта продукта.

Стало понятно, что на каждый важный этап работы с клиентом требуется создание нескольких листов. При этом пользователям должно быть легко ориентироваться между ними.

Сложности добавляло, то что клиент – это крупный холдинг, включающий в себя несколько отдельных предприятий. Поэтому нужно было предусмотреть возможность мониторинга данных в рамках работы со всем холдингом и децентрализовано по отдельным его участникам.

Акцент был сделан также на востребованность продукта не только у отдельных специалистов по выделенным станциям/грузам, но и у руководителей различных функций, а именно, как он сможет помогать принимать управленческие решения.

Со стороны бизнеса (в лице меня) был отрисован прототип в Excel, дизайнеры его оформили в онлайн-редакторе, а аналитики команды ЛКК сформировали техническое задание для передачи в разработку.

В результате многочисленных мозговых штурмов был создан концепт-дизайн продукта, который мы успешно презентовали нашему клиенту. Получив положительную обратную связь и точечные пожелания от холдинга, началась работа по сборке front end и back end.

Выделенная команда разобралась в особенностях логистики металлургической компании и смогла максимально компактно отобразить сложную структуру перевозок. Теперь на одном экране консолидирована основная информация, которую раньше клиенту приходилось вручную собирать из различных справок и отчетов. Гибкие адаптивные настройки позволяют самостоятельно выстроить удобный интерфейс под свои потребности в разрезе определенных станций или грузов.

Раньше у клиента была возможность отслеживать статус «брошенных» маршрутов всего три раза в день – в 9:00, 13:00 и 18:00 часов. Сейчас он может отслеживать такой статус круглосуточно, зайдя в свой личный кабинет с любого электронного устройства.

Цифровой дашборд позволяет мгновенно оценить текущую обстановку и принять правильные решения.
Цифровой дашборд позволяет мгновенно оценить текущую обстановку и принять правильные решения.

Достаточно одного взгляда на дашборд, чтобы оценить текущую обстановку, определить «узкие» места и заранее принять правильные решения. Например, скорректировать объемы перевозок, подготовить обращение об усилении заадресовки вагонов или наоборот приостановить подсыл парка.

Использование дашборда существенно сокращает ручную аналитику и отчеты, с которыми раньше приходилось сталкиваться каждый день. Наглядная аналитика снижает для клиента риски по штрафам за простой.

Преимущества для бизнеса

Создание дашборда на базе личного кабинета клиента (ЛКК) имеет ряд преимуществ:

  1. Удобство для клиента. Клиент уже имел доступ в ЛКК, а персонализированный дашборд позволил получить дополнительные срезы данных и точнее увидеть оперативную обстановку с выполнением заказов. Это дает возможность повысить прозрачность и сэкономить время предпринимателю.
  2. Безопасность данных. Все данные хранятся в ЛКК, который обеспечивает высокий уровень безопасности и защиты конфиденциальности клиента.
  3. Гибкость настройки и контроль со стороны клиента. Дашборд можно настроить в соответствии с потребностями конкретного пользователя. Предприниматель имеет полный контроль над своими данными и может настраивать доступ к различным разделам ЛКК в зависимости от потребностей сотрудников: одни видят комплексную информацию, а другие – только необходимую для принятия оперативных решений на конкретной станции.
  4. Снижение нагрузки на службу поддержки. Требуется поддерживать одно приложение, а не два. Предприниматели могут самостоятельно решать многие вопросы, связанные с их заказами и платежами, снижая нагрузку на службу поддержки.

В целом, создание дашборда на базе ЛКК позволяет улучшить взаимодействие между клиентом и компанией, повысить удовлетворенность и оптимизировать процессы работы.

-3

Переходите на сайт, чтобы узнать больше о ПГК и нашем опыте.