Добавить в корзину
Позвонить
Найти в Дзене
Войти
ТЕПЛОВОЗЫ
180 подписчиков
Подписаться
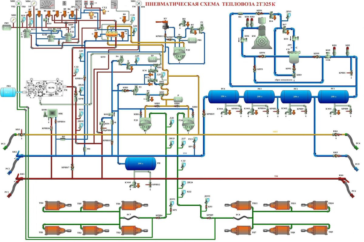
Пневматическая схема тепловоза 2ТЭ25к
15 января 2021
15 янв 2021
6
1 секция
1 секция
...
Читать далее
1 секция
3524342685.977.1779874625081.63380