Добавить в корзинуПозвонить
Найти в Дзене
Seojazz

77% в ТОП-10 Яндекса и рост заявок: SEO-кейс театральной школы

JuliaStage – театральная школа при Московском театре «UЮль», основанная в 2015 году. Учебный процесс в школе сочетает традиционные методики (система Станиславского) и современные техники: занятия проходят на сцене «UЮль», а выпускники становятся частью труппы. До начала работ по SEO сайта у JuliaStage уже была развитая программа курсов и фестивалей, однако сайт не получал достаточного органического трафика и заявок. Высокочастотные фразы, например, “театральная студия Москва” (1743), начали выводить сайт в топ. Проделанная работа подтвердила эффективность комплексного SEO: тщательный аудит и технические доработки дали основу для роста, а наполненный контентом сайт стал релевантнее запросам. Для дальнейшего продвижения наше агентство планирует развивать контент на сайте школы: регулярно публиковать новые статьи и новости (отчёты о спектаклях, интервью с выпускниками и преподавателями), работать с конверсией (анализировать путь пользователя, упростить форму записи на пробный урок) и про
Оглавление
  • 77% запросов в ТОП-10 Яндекс
  • 38% запросов в ТОП-10 Google
  • Рост посещаемости в 3,5 раза
  • Конверсия до 3,12%
t.me
Курсы актерского мастерства в Москве - школа актерского мастерства JuliaStage для начинающих и профессионалов

О клиенте:

JuliaStage – театральная школа при Московском театре «UЮль», основанная в 2015 году. Учебный процесс в школе сочетает традиционные методики (система Станиславского) и современные техники: занятия проходят на сцене «UЮль», а выпускники становятся частью труппы. До начала работ по SEO сайта у JuliaStage уже была развитая программа курсов и фестивалей, однако сайт не получал достаточного органического трафика и заявок.

Проблемы проекта:

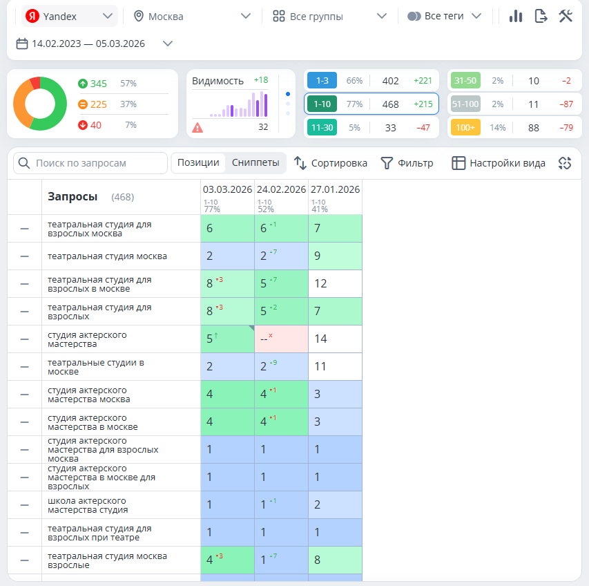
  • Низкая видимость в поиске: на старте всего 41% ключевых запросов был в ТОП‑10 Яндекса и 20% в ТОП-10 Google. Многие целевые фразы не выводили сайт на первые страницы выдачи.
  • Технические недочеты: скорость загрузки и адаптивность сайта оставляли желать лучшего, имелись ошибки индексации. Это приводило к низким поведенческим факторам и плохому ранжированию.
  • Отсутствие локальных сигналов: у школы не было оформленной карточки в “Яндекс.Картах/Бизнесе” с отзывами, что не давало дополнительного притока клиентов из локального поиска.

Наша работа:

  • Мы провели комплексную SEO-оптимизацию сайта JuliaStage. Сначала выполнили технический аудит: исправили ошибки индексации, доработали мобильную версию, обновили дизайн и повысили скорость загрузки страниц.
  • Затем собрали семантическое ядро – проанализировали запросы через “Яндекс.Вордстат” и сформировали пул ключевых слов, разделив их на коммерческие и информационные группы.
  • На этой основе появились новые разделы: подробные страницы курсов (базовый курс, интенсив, подготовка к вузам, онлайн-занятия и т.д.). Для каждой важной страницы мы написали уникальные метатеги (title и description) и структурировали тексты (заголовки, списки, иллюстрации). Внутреннюю перелинковку усилили для лучшей индексации.
  • Также загрузили качественные фотографии уроков и спектаклей для повышения доверия. Оформили карточку школы в “Яндекс.Бизнес” и стимулировали учеников оставлять отзывы, что дало дополнительные локальные сигналы.

Результаты:

  • Уже через два месяца продвижения сайт JuliaStage достиг значительных показателей: доля ключевых фраз в ТОП‑10 Яндекса выросла до 77%, доля фраз в ТОП-10 Google достигла 38%.
Яндекс
Яндекс
Google
Google

Высокочастотные фразы, например, “театральная студия Москва” (1743), начали выводить сайт в топ.

“театральная студия Москва”
“театральная студия Москва”
  • Посещаемость сайта увеличилась в 3,5 раза.
Посещаемость
Посещаемость
  • При этом доля посетителей, записавшихся на пробное занятие, составила 2,75%. В телеграм перешло 3,12%. Другими словами, трафик не только вырос количественно, но и стал более целевым: больше пользователей стали доходить до оформления заявки.
-6
-7
-8

Вывод:

Проделанная работа подтвердила эффективность комплексного SEO: тщательный аудит и технические доработки дали основу для роста, а наполненный контентом сайт стал релевантнее запросам.

Для дальнейшего продвижения наше агентство планирует развивать контент на сайте школы: регулярно публиковать новые статьи и новости (отчёты о спектаклях, интервью с выпускниками и преподавателями), работать с конверсией (анализировать путь пользователя, упростить форму записи на пробный урок) и проводить аналитику и тестирование (отслеживать динамику позиций, посещаемости и заявок через Яндекс.Метрику, экспериментировать с метриками и контентом.) Это позволит оперативно корректировать стратегию в ответ на изменения рынка.

-9

#SEO #ПродвижениеСайта #ПоисковаяОптимизация #SEOКейс #ТОП10Яндекса #УвеличениеТрафика #РостПосещаемости #SEOПродвижение #КонтентМаркетинг #театральнаяшкола