Добавить в корзинуПозвонить
Найти в Дзене
Инсайдер.рф

ТОП-15 программ для контроля работы удаленных сотрудников

В настоящее время существует большое количество специальных сервисов, которые помогают контролировать сотрудников на удаленке и собирать статистику об их активности. Правильно выбранная программа будет полезной для всех: С учетом стремительного роста спроса на программы, которые помогают контролировать деятельность удаленных сотрудников, мы подготовили обзор популярных сервисов с ценами, актуальными на 2026 год. Объективный рейтинг поможет тем, кто выбирает качественное программное обеспечение, чтобы повысить эффективность работы своего предприятия. «ИНСАЙДЕР» является комплексной системой учета, которая позволяет контролировать рабочее время, определять эффективность деятельности удаленных сотрудников, работающих на мобильных устройствах и ПК. С помощью программы можно увеличить эффективность работы персонала более чем на 30%, а также узнать, как именно специалисты используют свое время. Система отслеживает динамику выполнения поставленных задач, определяет степень загруженности персо
Оглавление

В настоящее время существует большое количество специальных сервисов, которые помогают контролировать сотрудников на удаленке и собирать статистику об их активности. Правильно выбранная программа будет полезной для всех:

  • Для руководящего состава — в результате автоматизации процесса с помощью программных методов упрощается контроль за работой дистанционного персонала.
  • Для клиентов — заказчики точно знают, в течение какого времени специалисты выполнили поставленные задачи.
  • Для сотрудников — всегда помнят об ответственности, зная, что эффективность и продуктивность их работы отслеживают и контролируют. Фрилансеры, пользуясь данными о потраченном времени, могут выставить счет заказчику.

С учетом стремительного роста спроса на программы, которые помогают контролировать деятельность удаленных сотрудников, мы подготовили обзор популярных сервисов с ценами, актуальными на 2026 год. Объективный рейтинг поможет тем, кто выбирает качественное программное обеспечение, чтобы повысить эффективность работы своего предприятия.

ИНСАЙДЕР

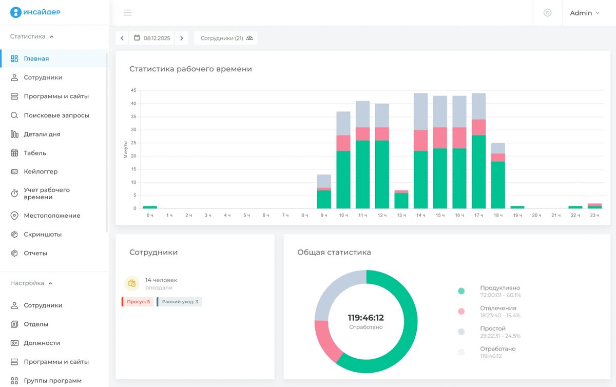
«ИНСАЙДЕР» является комплексной системой учета, которая позволяет контролировать рабочее время, определять эффективность деятельности удаленных сотрудников, работающих на мобильных устройствах и ПК. С помощью программы можно увеличить эффективность работы персонала более чем на 30%, а также узнать, как именно специалисты используют свое время. Система отслеживает динамику выполнения поставленных задач, определяет степень загруженности персонала, выявляет действия, которые нарушают трудовую дисциплину и снижают эффективность работы компании.

Функционал «ИНСАЙДЕР»:

  • Онлайн-мониторинг персонала. Руководитель получает возможность отслеживать текущую активность сотрудников на рабочих местах — как в офисе, так и на удаленке. Это позволяет оперативно реагировать на нештатные ситуации, контролировать соблюдение графика и обеспечивать дисциплину.
  • Детальный анализ эффективности. Система формирует наглядные графики и отчеты, которые позволяют оценить производительность команды в целом и вклад каждого специалиста. Это особенно полезно при планировании KPI, распределении задач и принятии управленческих решений.
-2
  • Учет рабочего времени и кадровых событий. Сервис обладает функционалом тайм-трекера и автоматически фиксирует фактически отработанные часы, отвлечения, простои и прогулы. Данные об отпусках, больничных и отгулах можно добавлять вручную. Это упрощает кадровый учет и расчет заработной платы.
-3
  • Статистика активности и простоя. Система определяет процентное соотношение продуктивного времени и отвлечений и показывает, когда сотрудник наиболее сосредоточен, а когда — отвлекается или бездействует. На основе этих данных можно оптимизировать рабочие процессы и повысить общую эффективность команды.
-4
  • Контроль использования ресурсов. «ИНСАЙДЕР» фиксирует все запускаемые приложения, посещаемые сайты и даже попытки установки нежелательного ПО. Это помогает предотвратить утечки данных, блокировать доступ к рискованным ресурсам и поддерживать корпоративную кибербезопасность.
-5
  • Фотофиксация действий сотрудника. По настраиваемому расписанию система делает скриншоты экрана пользователя для визуального контроля его активности в течение рабочего дня. Снимки служат дополнительным подтверждением выполнения задач и могут использоваться при разборе спорных ситуаций.
-6
  • Перехват текста с помощью кейлоггера. Сервис фиксирует нажатия клавиш и позволяет отслеживать ввод текстовой информации. Функция помогает выявлять попытки передачи конфиденциальных данных, использование несанкционированных коммуникационных каналов или ввод подозрительных запросов.
-7
  • Мониторинг мобильных устройств. Программа отслеживает работу сотрудников не только за ПК, но и на корпоративных смартфонах и планшетах. Дополнительно доступно определение местоположения по GPS, что особенно полезно для контроля специалистов с разъездным характером работы.
-8

Система помогает выяснить, почему запланированные мероприятия были выполнены не в срок, адаптировать новых специалистов и получить объективную оценку работы каждого сотрудника независимо от его местоположения. «ИНСАЙДЕР» можно интегрировать как в крупные, так и в малые компании, цель работы которых — повышение производительности труда персонала и увеличение прибыли.

Стоимость: зависит от выбранной версии — коробочная или облачная, срока подписки и количества необходимых подключений. Например, годовая облачная версия «ИНСАЙДЕР» на 20 пользователей обойдется в 3 240 руб./мес. Также есть бесплатная 14-дневная версия. Подробнее ознакомиться с актуальными тарифами можно в разделе «Цены».

Kickidler

Kickidler — комплексная система учета рабочего времени и контроля активности сотрудников за ПК. В 2020-м году программное обеспечение вошло в ТОП-10 наиболее популярных ПО для мониторинга персонала в мире. Хорошо сбалансированный сервис имеет приятный интерфейс и широкий функционал. Система надежно защищена от возможных недобросовестных действий со стороны удаленных сотрудников, подходит для предприятий любого размера.

ПО можно использовать как для простого учета отработанных часов, так и для тотального контроля с логированием каждой операции за ПК. Благодаря возможности видеозаписи экрана и качественного просмотра историй, систему нельзя обмануть, что особенно актуально, если в компании работают специалисты в режиме Home Office.

Функционал Kickidler:

  • онлайн-мониторинг ПК сотрудников;
  • запись телефонных звонков;
  • контроль времени начала и завершения работы, перерывов, простоев;
  • отчеты по используемым сайтам, программам;
  • анализ производительности труда;
  • автоматические уведомления о дисциплинарных нарушениях;
  • запись всех нажатых в течение рабочего дня клавиш.

У Kickidler есть небольшие недостатки, а именно отсутствуют мобильная версия и интеграция с облачными сервисами, но разработчик обещает добавить данный функционал в ближайшее время.

Стоимость: варьируется в диапазоне 200–700 руб./мес. за один ПК в зависимости от периода подписки, уровня контроля и формата развертывания — облако или коробка.

 📷
📷

Стахановец

«Стахановец» помогает контролировать активность и действия удаленных сотрудников в цифровой среде и защищать конфиденциальную информацию. ПО обладает интеллектуальной системой, которая анализирует поведение персонала по десяткам параметров. Полученные данные позволяют руководителю принимать взвешенные управленческие решения с учетом объективных показателей.

Функционал «Стахановец»:

  • защита бизнес-процессов компании от потенциальных угроз;
  • анализ передаваемой информации;
  • блокировка несанкционированного вывода данных;
  • контроль действий с корпоративными документами;
  • отправка конфиденциальных сообщений;
  • регистрация нажатий клавиш;
  • контроль интернет-активности и переписки;
  • определение местоположения сотрудников;
  • выявление неравномерной рабочей нагрузки на персонал.

Системе не нужны мощные серверы — работает с минимальным потреблением ресурсов. «Стахановец» не конфликтует с антивирусными программами и не перегружает процессор ПК.

Стоимость: цена подписки на 3 месяца начинается от 819 руб., на год — от 2 979 руб.

 📷
📷

StaffCop

Программный комплекс StaffCop предназначен для контроля действий офисных и удаленных сотрудников за ПК. Сервис помогает следить за целесообразностью и порядком использования рабочих ресурсов, контролировать эффективность работы специалистов. С его помощью также можно увидеть полную картину деятельности фрилансеров.

Функционал StaffCop:

  • контроль рабочего времени, фиксация ранних уходов и опозданий;
  • сбор статистики об активности сотрудников;
  • мониторинг приложений и программ;
  • перехват сообщений в мессенджерах;
  • выявление дисциплинарных нарушений;
  • создание скриншотов;
  • формирование рабочего табеля.

Главным плюсом StaffCop считаются сильные аналитические возможности. Программа может строить графики и дашборды, проводить срезы оценки продуктивности по группе или отдельно по каждому сотруднику. Решение дает возможность мониторить ПК вне зависимости от их местоположения. Даже при отсутствии подключения к серверу система продолжает сбор информации локально на компьютере пользователя и отправляет ее при первой же возможности.

Стоимость: в открытом доступе нет информации о ценах. Полный список тарифных планов с детализацией стоимости лицензий можно получить по запросу от менеджера компании.

 📷
📷

Bitcop

Bitcop — полезный инструмент, который помогает вести учет рабочего времени и мониторить ПК дистанционного персонала, а также отслеживать эффективность фрилансеров. ПО имеет настраиваемую систему фильтрации и предоставляет подробную отчетность по основным аспектам работы.

Функционал Bitcop:

  • интеграция с любыми бизнес-приложениями;
  • учет рабочего времени;
  • создание скриншотов с заданной периодичностью;
  • мониторинг использования приложений;
  • фиксация поисковых запросов;
  • уведомления о событиях в режиме реального времени;
  • сводка информация по занятости сотрудников.

Также пользователям доступна интеграция с корпоративными календарями, системами телефонии, Microsoft Office, Active Directory и другими программами. Сервис может работать в невидимом режиме, то есть быть скрытым для конечного пользователя.

Стоимость: облачная версия — от 168 руб/мес. за одного сотрудника при оплате на год; коробочная — от 3 300 руб./год.

 📷
📷

CrocoTime

CrocoTime — востребованное во многих компаниях программное обеспечение, которое помогает автоматизировать учет рабочего времени и контроль активности удаленного персонала. Благодаря интеграции с IP-телефонией можно анализировать встречи и звонки сотрудников, а также фиксировать нарушения трудового регламента.

Функционал CrocoTime:

  • фиксация опозданий, прогулов;
  • выявление сотрудников, которые заняты личными делами во время рабочего процесса;
  • определение уровня загруженности каждого специалиста;
  • расчет отработанных дней, часов, автоматическая подготовка табеля рабочего времени.

CrocoTime был создан с учетом потребностей отечественных компаний, особенно хорошо зарекомендовал себя в пик пандемии. Программа имеет широкий функционал, который помогает закрыть все вопросы, связанные с организацией контроля деятельности удаленных сотрудников.

Стоимость: на официальном сайте разработчика нет информации о ценах. По данных из сторонних источников, минимальная цена — от 290 руб./мес.

 📷
📷

СпрутМонитор

«СпрутМонитор» — специализированный софт, который помогает владельцам бизнеса контролировать работу удаленных сотрудников и фрилансеров.

Функционал «СпрутМонитор»:

  • мониторинг деятельности сотрудников;
  • дистанционное управление ПК;
  • формирование графиков работы, фиксация временных затрат;
  • расчет заработной платы;
  • контроль переписки, анализ прикрепленных файлов;
  • управление доступом к файлам, программам, сайтам и буферу обмена;
  • просмотр статистических данных;
  • анализ рабочего процесса в неактивном и активном режиме.

Программа «СпрутМонитор» является оптимальным вариантом для руководителей, которые хотят не только повысить производительность дистанционного персонала, но и защитить корпоративные данные от утечки.

Стоимость: локальная версия — от 191 руб./мес. при оплате за год, облачная — от 291 руб./мес.

 📷
📷

LanAgent

LanAgent — эффективная система для скрытого контроля рабочего времени удаленных сотрудников. Программа обеспечивает информационную безопасность компании и повышает производительность труда персонала.

Функционал LanAgent:

  • подготовка и отправка аналитических отчетов;
  • контроль присутствия на рабочем месте
  • уведомления о подозрительном поведении, копировании файлов с конфиденциальными сведениями на флеш-накопитель;
  • запись всех нажатий клавиш на клавиатуре;
  • фиксация продуктивных действий, простоев, перерывов;
  • мониторинг посещения сайтов и использования приложений.

У сервиса понятный и простой интерфейс, легкая установка и настройка, но нет поддержки MacOS.

Стоимость: зависит от версии, срока подписки, количества и типа лицензий. Цена стандартной бессрочной лицензии на подключение одного компьютера составляет 1700 руб.

 📷
📷

CleverControl

Многофункциональный облачный сервис для комплексного контроля удаленных сотрудников. Помимо отслеживания общей активности, сервис фиксирует запущенные приложения, подключенные устройства, ведет лог нажатий клавиш, контролирует печать документов, делает регулярные скриншоты, записывает видео с веб-камер и аудио с микрофонов, а также анализирует переписки в более чем 20 популярных мессенджерах.

Функционал CleverControl:

  • отслеживание действий персонала за ПК в реальном времени;
  • анализ интернет-активности, контроль доступа и блокирование запрещенных ресурсов;
  • запись звука через микрофон;
  • создание скриншотов и видеозапись рабочего стола;
  • контроль ввода текста, входящих/исходящих сообщений и уведомлений.

Разработчики предлагают несколько тарифных планов, отличающихся набором функций, сроком действия лицензии и максимальным числом подключаемых пользователей. Базовый пакет включает аналитику активности, отслеживание используемых приложений и автоматическое создание скриншотов.

Стоимость: 3490 руб./год при оплате облачной версии. Цена локальной версии выходит в 245,8 руб./мес. за один ПК. При подключении более 20 устройств разработчик предлагает скидки.

 📷
📷

Time Doctor

Time Doctor является одной из наиболее популярных в мире программ, предназначена для среднего и крупного бизнеса. Система обеспечивает контроль действий и учет рабочего времени удаленных сотрудников, также подходит для фрилансеров. Реализована в виде расширения для Chrome и приложения для ПК, поддерживает интеграцию с такими сервисами, как «Битрикс24», Asana, Trello и др. Изначально ПО было ориентировано на контроль деятельности сотрудников, которые работают на дому, поэтому в нем предусмотрены все необходимые для этого инструменты, кроме записи видео и мониторинга экранов.

Функционал Time Doctor:

  • загрузка табелей, генерация онлайн-отчетов;
  • мониторинг работы персонала, фиксация бездействий и опозданий;
  • анализ потраченного времени по задачам, сайтам, программам;
  • предупреждение отвлечения внимания;
  • расчет заработной платы;
  • скриншоты экранов компьютеров;
  • управление задачами и проектами.

Пользователи отмечают, что «Тайм Доктор» имеет некоторые недостатки, среди которых сложная настройка программы, различия в функционале десктопной и мобильной версии, не совсем понятный интерфейс и сложность оплаты подписки российскими картами.

Стоимость: минимальный тариф с ограниченным функционалом — от 6.67 долл./мес. при оплате сразу за год. Стоимость более продвинутых версий может достигать 20 долл./мес.

 📷
📷

Timely

Timely является своеобразным гибридом планировщика задач и СУРВ. Изначально программа была создана для наблюдения за работой фрилансеров и удаленных команд, которые работают в рамках определенных проектов. Легкое в интеграции ПО позволяет дистанционно контролировать деятельность сотрудников. Решение идеально подходит для средних и малых компаний, однако отслеживать работу большого штата сотрудников сложно.

Функционал Timely:

  • полный контроль рабочего времени;
  • отслеживание простоев, непродуктивных действий;
  • интеграция с приложениями для общения внутри команды и управления проектами;
  • встроенный планировщик задач.

Timely не позволяет контролировать деятельность большого количества удаленных сотрудников, так как функциональные возможности ПО ограничены. Однако основные задачи, для которых была создана программа, она выполняет хорошо.

Стоимость: от 11 долл./мес при подключении до 5 пользователей. При оплате подписки на год действуют скидки до 22%.

 📷
📷

TopTracker

TopTracker — приложение, которое ориентировано на поверхностный контроль сотрудников на удаленке. Функционал программы достаточно ограничен, включает в себя базовые инструменты учета рабочего времени и контроля продуктивности. Сервис бесплатный, доступен для пользователей MacOS и Windows.

Функционал TopTracker:

  • учет рабочего времени;
  • подготовка отчетов по производительности;
  • контроль действий удаленных работников с сохранением конфиденциальности;
  • управление командными проектами.

Главный минус TopTracker заключается в его примитивности. В приложении не предусмотрены инструменты по выставлению счетов, нет интеграции со сторонними сервисами, отсутствует мобильная версия. Также из-за ограничений в подключении международных платежных систем могут возникать сложности с выплатами для пользователей из России.

 📷
📷

Monitask

Monitask — система мониторинга продуктивности, которая подходит для слежения за работой удаленных специалистов и помогает поддерживать высокий уровень производительности труда.

Функционал Monitask:

  • автоматический учет рабочего времени;
  • видео- и аудиозапись рабочих столов пользователей;
  • легкая интеграция с популярными CRM-системами;
  • анализ интернет-активности сотрудников;
  • создание скриншотов с заданной периодичностью;
  • ограничение доступа к сайтам и приложениям;
  • управление проектами.

Сервис является качественным инструментом для оценки КПД сотрудников. Monitask позволяет контролировать эффективность и вовлеченность каждого члена команды, повысить продуктивность и дисциплинированность удаленных специалистов.

 📷
📷

Toggl Track

Toggl Track — веб-сервис для учета рабочего времени удаленных сотрудников. Помогает контролировать деятельность отдельных специалистов и команды в целом.

Функционал Toggl Track:

  • анализ расходов по проектам;
  • учет рабочего времени, фиксация периодов бездействия;
  • отслеживание напоминаний;
  • интеграция с другими сервисами;
  • анализ активных приложений, сайтов и программ.

ПО Toggl Track представлено в нескольких форматах: веб-интерфейс, расширение браузера, компьютерное и мобильное приложения. Последние две версии позволяют автономно контролировать активность сотрудников и устанавливать напоминания. Сервис помогает эффективно управлять временем удаленных специалистов и повышать их продуктивность. Также Toggl Track позволяет деактивировать пользователей, ограничивать права доступа и оформлять отчетную документацию об использованном времени.

По информации из открытых интернет-источников, технически сервис работает на территории РФ, однако могут возникать проблемы с прямой оплатой подписки российскими банковскими картами.

Стоимость: цена стартового тарифа составляет 10 долл./мес. за пользователя, премиум-подписки — 10 долл./мес. Действует скидка 10% при оплате сервиса на год, а также бесплатная версия на 30 дней.

 📷
📷

TimeCamp

TimeCamp — это универсальная платформа для контроля трудовой активности удаленных сотрудников. Система позволяет менеджерам проектов взаимодействовать друг с другом непосредственно в интерфейсе, а также отслеживать прогресс и текущий статус поставленных задач.

Функционал TimeCamp:

  • отслеживание времени работы за ПК и использования приложений;
  • формирование ежедневных отчетов по производительности;
  • автоматический расчет заработной платы на основе фактически затраченного времени и выполненных задач;
  • генерация клиентских счетов с оповещением об их получении и просмотре;

Это облачное решение, которое отличается интуитивно понятным интерфейсом, легко встраивается в существующие бизнес-процессы и способствует более слаженной работе удаленных команд. Важным преимуществом TimeCamp является ее совместимость более чем с 50 популярными инструментами для управления проектами. Однако, как и у многих зарубежных сервисов, есть проблема с оплатой подписки российскими картами.

 📷
📷

Как выбрать ПО для контроля удаленных сотрудников

Стоит учитывать, что большинство решений в этой сфере не являются бесплатными. Демо-версии, как правило, предлагают лишь базовый функционал, которого зачастую недостаточно для реального контроля. В таких случаях руководителям приходится подключать платные лицензионные пакеты — часто с предоплатой на год. Поэтому перед тем, как инвестировать в систему контроля действий за ПК, важно убедиться, что она включает необходимый набор базовых возможностей.

К ключевым функциям, которые стоит искать в качественном решении, относятся:

  • Автоматический учет рабочего времени и оценка продуктивности сотрудников.
  • Отслеживание активности в специализированных приложениях в режиме реального времени.
  • Возможность выделять личное время, которое не влияет на расчет его производительности.
  • Формирование детализированных отчетов с возможностью экспорта в PDF или Excel.
  • Возможность контроля нескольких удаленных сотрудников одновременно.

В зависимости от специфики вашего бизнеса могут потребоваться и дополнительные функции: блокировка нежелательных сайтов, запись видео с экрана, скриншоты по расписанию или даже встроенная система выставления счетов клиентам. Найти идеальное решение непросто, но эта задача выполнима, если заранее четко определить потребности вашей компании.

Получить демодоступПолучите
демодоступЗаполните форму и оцените
возможности
ИНСАЙДЕР

На практике лучший способ понять, подходит ли система — протестировать ее. Многие отечественные и зарубежные разработчики предоставляют демо-версии или бесплатные тарифы, которые позволяют «примерить» ПО на реальных задачах. Кроме того, обзоры и рейтинги, подобные этому, помогают быстро сориентироваться в многообразии предложений и сравнить особенности разных продуктов.

Оптимальное решение для контроля удаленной команды

Выбор эффективной системы контроля удаленной команды — один из ключевых вопросов современного бизнеса. Важно не только уделить внимание функциональным возможностям программы, но и оценить удобство ее использования для самих специалистов.

Например, система мониторинга «ИНСАЙДЕР» сочетает в себе демократичную стоимость, интуитивно понятный интерфейс и соответствие корпоративной этике. Программа входит в реестр российского ПО и обеспечивает разумный баланс между доверием и контролем. Это надежное многофункциональное решение, которое поможет автоматизировать контроль удаленных сотрудников, обеспечить информационную безопасность, и повысить эффективность работы штатных специалистов и фрилансеров без тотальной слежки.

Хотите лично оценить все возможности системы, убедиться в ее удобстве и эффективности, а также понять, насколько она подходит именно вашему бизнесу — протестируйте бесплатную триал-версию «ИНСАЙДЕР».