Добавить в корзинуПозвонить
Найти в Дзене
БУХ.1С

Интересное в 1С:УНФ: светлая и темная тема

Производственный календарь Календарь бухгалтера 2026 Новости Статьи Вопросы и ответы Видео Форум Мы продолжаем серию «Интересное в 1С:УНФ», в которой регулярно рассказываем об интересных «фишках» в программе. В программе «1С:Управление нашей фирмой» начиная с версии 3.0.13 теперь можно выбрать подходящую для работы тему — светлую или темную. Интерфейс в темной теме выглядит стильно и современно, снижает утомляемость глаз при работе в вечернее и ночное время. Основные цвета интерфейса – черный и темно-серый. Цвета шрифта, кнопок и выделяемых элементов адаптированы под темную тему: хорошо читаются и поддерживают минималистичный дизайн новой версии. Для смены темы перейдите к настройкам внешнего вида по кнопке «Сервис и настройки». Выберите нужный вариант темы и перезапустите программу по одноименной кнопке. При переходе между разделами основная панель затемняется, на первом плане доступно меню выбранного раздела. При множественном выделении строки меняют цвет на более светлый. Сл

Интересное в 1С:УНФ: светлая и темная тема

Производственный календарь Календарь бухгалтера 2026 Новости Статьи Вопросы и ответы Видео Форум

Мы продолжаем серию «Интересное в 1С:УНФ», в которой регулярно рассказываем об интересных «фишках» в программе.

В программе «1С:Управление нашей фирмой» начиная с версии 3.0.13 теперь можно выбрать подходящую для работы тему — светлую или темную. Интерфейс в темной теме выглядит стильно и современно, снижает утомляемость глаз при работе в вечернее и ночное время.

Основные цвета интерфейса – черный и темно-серый. Цвета шрифта, кнопок и выделяемых элементов адаптированы под темную тему: хорошо читаются и поддерживают минималистичный дизайн новой версии.

 📷
📷

Для смены темы перейдите к настройкам внешнего вида по кнопке «Сервис и настройки». Выберите нужный вариант темы и перезапустите программу по одноименной кнопке.

 📷
📷

 📷
📷

При переходе между разделами основная панель затемняется, на первом плане доступно меню выбранного раздела.

 📷
📷

При множественном выделении строки меняют цвет на более светлый. Слева от строки с курсором виден желтый индикатор. Также отображается белая строка с возможными командами для всех выделенных строк.

 📷
📷

В форме документа или карточки выбранное поле выделяется синей рамкой. Название текущей закладки отображается более светлым шрифтом и подчеркнуто желтой линией. Кнопка «Провести и закрыть» останется в желтом акцентном цвете.

 📷
📷

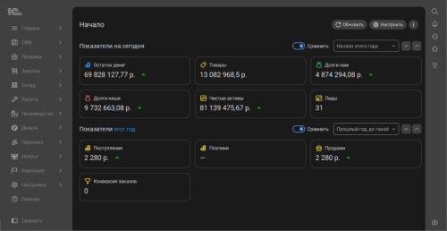
Обратите внимание на отображение отчетов, графиков и диаграмм. Объекты выглядят ярко и минималистично без потери интерактивных возможностей. При наведении на легенду диаграммы подсвечивается соответствующий сегмент .

 📷
📷

Другие материалы этой серии можно найти по тегу интересное 1С:УНФ. Или просто следите за нашими новостями!

Если бухгалтерия – то в 1С, если бухгалтерские новости – то на БУХ.1С, если следить за новостями в телефоне – то в нашем Telegram-канале.

В материале использованы фото: Africa Studio / Shutterstock / Fotodom.