Найти в Дзене
ЭЖ Журавль

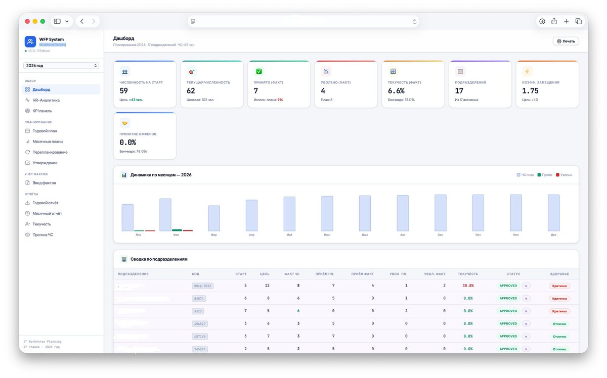
В модуле EJ GRP HR / Payroll полностью обновили подсистему Workforce Planning, а также обновили формы HR 043, 203, 830, 301, 066.Workforce

Planning Обновление серверов запланировано на 22:00 по МСК. В указанное время система EJ GRP HR / Payroll может работать нестабильно.

В модуле EJ GRP HR / Payroll полностью обновили подсистему Workforce Planning, а также обновили формы HR 043, 203, 830, 301, 066.Workforce Planning

Обновление серверов запланировано на 22:00 по МСК. В указанное время система EJ GRP HR / Payroll может работать нестабильно.