Найти в Дзене

66 мегабайт правды: инструмент, который заставит провайдера извиняться

Каждый, кто хоть раз пытался доказать техподдержке провайдера, что интернет лагает не из-за роутера, а из-за проблем на линии, знает это чувство бессилия. Они просят запустить спидтест в браузере. Вы запускаете. Цифры красивые. А видеоконференция всё равно заикается, и пинг в играх скачет как кардиограмма испуганного зайца.
Проблема в том, что разовый замер ничего не показывает. Нужна история.

Тест скорости, целостности пакетов и не только
Тест скорости, целостности пакетов и не только

Каждый, кто хоть раз пытался доказать техподдержке провайдера, что интернет лагает не из-за роутера, а из-за проблем на линии, знает это чувство бессилия. Они просят запустить спидтест в браузере. Вы запускаете. Цифры красивые. А видеоконференция всё равно заикается, и пинг в играх скачет как кардиограмма испуганного зайца.

Проблема в том, что разовый замер ничего не показывает. Нужна история. Нужна статистика.

Обычно в этот момент рука тянется поднимать тяжелую артиллерию. Prometheus, Grafana, Zabbix. Отличные штуки для энтерпрайза, спору нет. Но разворачивать этот комбайн ради того, чтобы чекнуть потерю пакетов дома или в небольшом офисе — это как стрелять из гаубицы по комарам. Громко, дорого и соседи жалуются.

Сетевая диагностика должна быть тихой.

И вот тут на радарах появляется Netronome. Зверь относительно новый, релизнулся в двадцать пятом, но уже успел обрасти жирком до версии 0.8.0. Ребята из команды autobrr, видимо, тоже устали от монструозного софта и написали свое решение. На Go. И это многое объясняет.

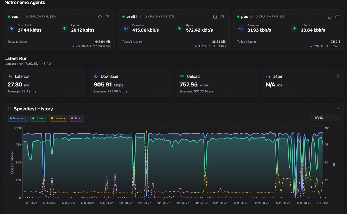
Первое, что бросается в глаза — размер. Весь комбайн упакован в один бинарник весом около 66 мегабайт. Никаких зависимостей, которые тянутся хвостом на полгигабайта. Запустили, и он тихонько шуршит в фоне, отъедая смешные 35 МБ оперативной памяти. Для владельцев слабых VPS или Raspberry Pi, где каждый мегабайт на счету, это просто подарок.

Что он умеет? Главное — автоматическое тестирование скорости.

Можно настроить расписание, чтобы system monitoring гонял тесты через iperf3 или Speedtest.net хоть каждые десять секунд, хоть раз в сутки. И не просто гонял, а строил красивые графики. Когда провайдер в следующий раз скажет "у нас все чисто", вы просто выгружаете ему отчет с просадками скорости в три часа ночи. Против лома нет приема.

Но скорость — это верхушка айсберга.

Куда интереснее дела обстоят с packet loss. Потеря пакетов — тихий убийца нервных клеток. Netronome интегрирует MTR (My Traceroute), рисуя визуализацию трассировки. С флагами стран, GeoIP и прочими плюшками. Видно, на каком именно узле затык: у вас, у провайдера или где-то в магистральных сетях Амстердама.

Самое вкусное — архитектура.

Она клиент-серверная. Можно расставить легких агентов на разных машинах: один дома, другой в офисе, третий на облачном сервере в Германии. И сводить все метрики в реальном времени в единую панель. Получается такой распределенный мониторинг сети на минималках. Агенты не грузят систему, мониторинг серверов (CPU, память, диски, температура) идет бонусом. Сисадмин видит всю картину, попивая кофе.

Для параноиков и любителей безопасности прикрутили интеграцию с Tailscale. Не нужно пробрасывать порты наружу, чтобы агенты видели сервер. Все заворачивается в зашифрованный туннель. Безопасно, как в бункере.

Установка занимает минуты две.

Серьезно, это open source, и тут не надо читать талмуды документации. Есть готовые образы Docker. Скачал, сгенерировал конфиг одной командой, запустил. База данных на выбор — хочешь SQLite для простоты, хочешь PostgreSQL для надежности. Интерфес на React, шустрый, с темной темой, глаза не вытекают ночью.

И конечно, алерты.

Никто не хочет сидеть и пялиться в графики 24/7. Если канал упадет или пинг подскочит до небес, система сама постучится куда скажете. Telegram, Discord, почта — поддерживается больше 15 сервисов через Shoutrrr. Уведомления приходят мгновенно, так что можно успеть перезагрузить роутер до того, как начнет звонить разгневанный шеф.

Этот инструмент решает задачу "здесь и сейчас", не требуя взамен душу и три планки оперативки. Идеальный баланс для тех, кто ценит свое время и ресурсы железа.

Как считаете, имеет смысл держать тяжелые системы мониторинга в 2026 году для небольших задач, или будущее все-таки за такими микро-решениями?

Посмотреть на GitHub

🔔 Если статья была полезной, жмите на колокольчик на главной странице канала, чтобы быть в курсе новых публикаций, и подпишитесь, если ещё не подписаны! 📰