Добавить в корзинуПозвонить
Найти в Дзене

Инструмент для информации по криптомонетам

Важнейшее значение имеет информированность пользователей про крипто - активы. Конституция РФ защищает право на образование для граждан нашей страны. Пользуясь этим правом мы даём обще - образовательную информацию. Итак - поговорим об инструментах, открывающих данные - что нового, где пулы, где официальные сайты, какой оборот для продаж, где биржи и так далее. Имея механизм анализа про эту информацию можно выбрать актив для работы с ним по перечисленным выше направлениям, избежать мошенников и повысить уровень своих знаний. Есть важнейшие информационные источники, которые для прямого доступа заблокированы. Про причины блокировки говорить не будем - это или внешние санкции или причины внутри ваших стран или регионов. Поговорим об одном из них и найдём способ получить из него обще - образовательную и практическую информацию. Ибо информация правит миром. Итак, анализируем мощнейший бесплатный образовательно - справочный ресурс mainingpoolstat stream Где тут точка в адресе - догадайтесь

Важнейшее значение имеет информированность пользователей про крипто - активы. Конституция РФ защищает право на образование для граждан нашей страны. Пользуясь этим правом мы даём обще - образовательную информацию.

Итак - поговорим об инструментах, открывающих данные - что нового, где пулы, где официальные сайты, какой оборот для продаж, где биржи и так далее. Имея механизм анализа про эту информацию можно выбрать актив для работы с ним по перечисленным выше направлениям, избежать мошенников и повысить уровень своих знаний.

Есть важнейшие информационные источники, которые для прямого доступа заблокированы. Про причины блокировки говорить не будем - это или внешние санкции или причины внутри ваших стран или регионов. Поговорим об одном из них и найдём способ получить из него обще - образовательную и практическую информацию. Ибо информация правит миром.

Итак, анализируем мощнейший бесплатный образовательно - справочный ресурс mainingpoolstat stream Где тут точка в адресе - догадайтесь сами. Если вам закрыт доступ - подскажем ниже , как " попасть в школу "

Что даёт этот образовательно - справочный ресурс
Что даёт этот образовательно - справочный ресурс

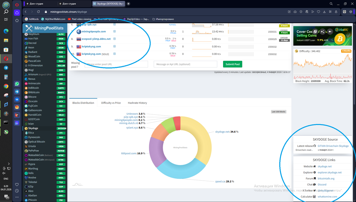
Жёлтым обведено сверху - адрес, ниже - справочное окно, куда вводим название практически любой мировой крипто - монеты. В начальном окне справа видим список - рейтинг мировых крипто - монет по популярности и мощности. Он не особо интересен. Все " Фишки" внутри.

Итак, вводим адрес в запросе ( второй жёлтый круг) вот вам в подарок монетка skydoge . Реально подарок.

Жмём на появившемся ниже логотипе монетки и попадаем в "информационный рай"

Полная информация о криптомонете
Полная информация о криптомонете

Верхним синим нами обведено "пулы". Нижним синим кругом выделены нами официальные источники информации об монете. Прокручиваем страничку вниз и видим биржи, где она продаётся.

Список бирж .
Список бирж .

В списке бирж можно понять - если их мало - монетка новая. Если много - монетка " Заезженная" Новые монетки дают хороший профит, но на начальном этапе. Далее или угасают, или идут во много раз вверх в " Иксы" по популярности. Можно зайти без регистрации на указанную биржу и посмотреть оборот. Если спрос постоянен ( как у skydoge) можно с ним и поработать.

А если кошельки для монетки в списке walets на странице 2 есть, а биржевых ресурсов для неё не опубликовано - тут момент риска. Может или со временем попасть на биржу и поймать " Иксы" на страте, или не попасть совсем. Увы кто не рискует - тот не пьёт шампанское. Главное - здесь данные практически ПРО ВСЕ крипто - активы. Хороший ресурс. Но часто заблокирован. Прокси вам в помощь.

Доступы на пулы или биржи часто тоже блокированы. Если хотите стать профессионалом - Тогда ставим полноценную прокси - машину для всего вашего ПК. Нужны качественные прокси, без " вылетов" . Всего в пределах за 0.3-0.77 центов за 1 машину, с оплатой в рублях мы нашли такой. Подробно об настройках было уже в нашей статье здесь