Добавить в корзинуПозвонить
Найти в Дзене

Отчет по портфелю за август. Динамика, пассивный доход, цель

Привет, инвесторы! В первую очередь я отчитываюсь перед самим собой, но если вам тоже интересно заглянуть в мой скромный портфель и почитать о результатах — добро пожаловать. Мне тут писали несколько раз, что с такими суммами инвестировать смысла нет. Ну что ж… не соглашусь. Еще как есть, ведь капитал копится постепенно, дисциплиной и регулярными пополнениями, которые я постараюсь увеличивать. И вообще, каждому свое. У меня так. В общем, погнали. Меня зовут Лекс (Александр), и я веду канал Пассивный доход. Моя стратегия — доходная: я инвестирую в то, что приносит живые деньги уже сейчас, а не мифические иксы «когда-нибудь». Так сказать регулярный пассивный доход. Если коротко — дивидендные акции, корпоративные и государственные облигации, фонды недвижимости с выплатам. Раз в месяц пополняю портфель на 20 000 рублей — бюджет пока позволяет только так, но регулярность — наше все 💪 Моя главная цель — получать денежный поток любыми способами. Все мои пополнения, покупки и полученный пасси
Оглавление

Привет, инвесторы! В первую очередь я отчитываюсь перед самим собой, но если вам тоже интересно заглянуть в мой скромный портфель и почитать о результатах — добро пожаловать. Мне тут писали несколько раз, что с такими суммами инвестировать смысла нет. Ну что ж… не соглашусь. Еще как есть, ведь капитал копится постепенно, дисциплиной и регулярными пополнениями, которые я постараюсь увеличивать. И вообще, каждому свое. У меня так. В общем, погнали.

👋 Немного обо мне

Меня зовут Лекс (Александр), и я веду канал Пассивный доход.

Моя стратегия — доходная: я инвестирую в то, что приносит живые деньги уже сейчас, а не мифические иксы «когда-нибудь». Так сказать регулярный пассивный доход. Если коротко — дивидендные акции, корпоративные и государственные облигации, фонды недвижимости с выплатам.

Раз в месяц пополняю портфель на 20 000 рублей — бюджет пока позволяет только так, но регулярность — наше все 💪 Моя главная цель — получать денежный поток любыми способами. Все мои пополнения, покупки и полученный пассивный доход можно увидеть в моем публичном портфеле.

📰 События августа

В августе прошел саммит на Аляске, что дало импульс рынку, он оживился и завис в ожидании следующих шагов. Весь месяц длился эффект от снижения ключевой ставки, в сентябре ее могут снизить еще сильнее.

Пришли июльские дивиденды, мне — только от Сбера, но в этом году многие компании припозднились. Так что главный дивидендный сезон растянулся. Теперь ждем осенний сезон.

Лично у меня — без революций. Я просто продолжил инвестировать, снова пополнил портфель на плановые 20 000 ₽ и продолжаю строить свою «машину пассивного дохода». Благодарю всех, кому интересен мой канал, даже не думал, что количество читателей так быстро приблизится к 500 🔥

🎯 Пополнение и цель

Я ставлю перед собой ЦЕЛЬ №1 на 2025 год — пополнить портфель до конца года на 120 000 ₽. В августе было второе пополнение на 20 000 ₽. В сентябре будет следующее. В январе — пересмотрим стратегию и скорректируем цели.

Августовская закупка под пассивный доход. Показываю, какие активы купил!
Инвестор Александр LEX15 августа 2025

🧾 Что купил в августе?

Двигаюсь шаг за шагом. Про покупки я писал отдельный более подробный пост, так что сейчас кратко и по сути. Купил:

✅ Акция Банка Санкт-Петербург обычные — 10 штук

✅ Акции Татнефти привилегированные — 5 штук

✅ ОФЗ — 6 разных выпусков с ежемесячными выплатами суммарно

✅ Облигации ВУШ 1Р4 и Самолет Р18 — по одной штуке

✅ Фонды недвижимости: 2 Парус-Красноярск и 1 Парус-НОРД

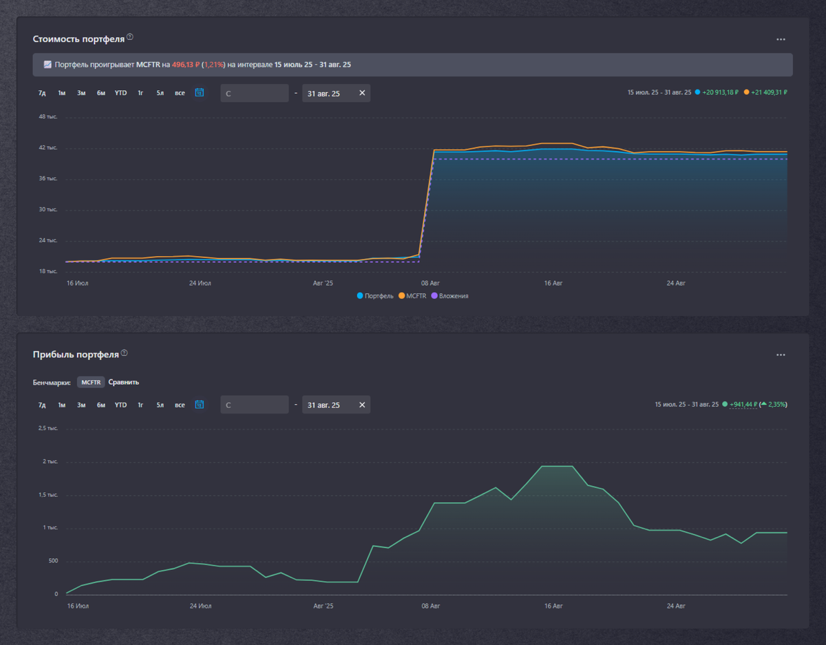
📊 Динамика

💰 Вложил: 40 000 ₽

📈 На конец августа: 41 109 ₽

📈 Прибыль: +1 109 ₽ (+2,7%)

Для любителей сравнивать: портфель пока проигрывает MCFTR на 1,2% за всё время.

-2

💼 Портфель

Состав моего портфеля выглядит так:

-3

💸 Пассивный доход

Получил: 422 ₽ — это дивиденды Сбера, купоны ОФЗ 26240 и ВУШ, выплаты от Парус-ЛОГ, СБЛ и Рентал ПРО.

-4

Прогноз на 12 месяцев: 11,41% (≈4 633 ₽ в год с учетом налогов)

-5

Это все еще только начало. В июле я получил 50 ₽, в августе уже 422 ₽ (спасибо Сберу). Да, долгое время пассивный доход будет маленьким, а суммы смешными. Но зато потом я стану рантье (надеюсь). Нужно только продолжать пополнять портфель и не останавливаться.

Итог

Август — спокойный месяц, но цель выполняется, портфель растет, а вместе с ним и уверенность. Это только второй шаг. Впереди ещё сотни.

Пока что на этом все. Увидимся;)

Я открыто публикую все свои сделки, вы можете их видеть в моем публичном портфеле! Чтобы ничего не пропустить, подписывайтесь на мой телеграм-канал, если вам интересен путь инвестора и то, как обычный человек идет к регулярному пассивному доходу.

Мои ссылки: публичный портфель | телеграм-канал | Смартлаб | Дзен