Найти в Дзене

Как мы вывели сайт по продаже монет в топ Яндекса с помощью накрутки ПФ: живой кейс изнутри 💰

Монеты — ниша не массовая, но с устойчивым спросом. А в 2024 году, когда рынок коллекционных предметов оживился, один владелец интернет-магазина антикварных и инвестиционных монет обратился ко мне с запросом: “Нужен стабильный рост продаж, быстро и с минимальными изменениями на сайте”. Звучит знакомо? 😅 Вот тут-то и начинается история о том, как мы с помощью грамотной накрутки поведенческих факторов вытащили сайт с 6-й страницы Яндекса на первую — без магии, но с холодным расчётом и опытом. 🔍 ✅ Нужно накрутить ПФ пишите в ЛС 💬, беру все тематики, более 250 кейсов из разных ниш ✅ Когда я получил доступ к сайту, он был… ну скажем так, “уверенно середнячковый”: Вопрос стоял так: как быстро подняться, не дожидаясь чуда от SEO и не вваливая сотни тысяч в контекст? 💸 Поведенческие факторы — это то, как ведут себя посетители на сайте. Именно их поисковые системы используют как индикатор того, что сайт интересен людям, а значит, его можно поднимать выше в выдаче. А мы что делаем? Делаем ви
Оглавление

Монеты — ниша не массовая, но с устойчивым спросом. А в 2024 году, когда рынок коллекционных предметов оживился, один владелец интернет-магазина антикварных и инвестиционных монет обратился ко мне с запросом: “Нужен стабильный рост продаж, быстро и с минимальными изменениями на сайте”. Звучит знакомо? 😅

Вот тут-то и начинается история о том, как мы с помощью грамотной накрутки поведенческих факторов вытащили сайт с 6-й страницы Яндекса на первую — без магии, но с холодным расчётом и опытом. 🔍

Нужно накрутить ПФ пишите в ЛС 💬, беру все тематики, более 250 кейсов из разных ниш

🚦Стартовые позиции

Когда я получил доступ к сайту, он был… ну скажем так, “уверенно середнячковый”:

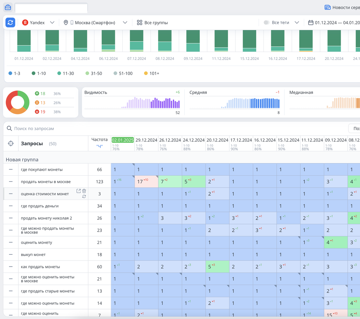
  • В выдаче Яндекса — позиции в районе 55–60 по основным запросам: “купить монеты”, “инвестиционные монеты”, “цены на золотые монеты”;
  • Средняя глубина просмотра — 1,3 страницы;
  • Время на сайте — менее 40 секунд;
  • Отказы — зашкаливали;
  • Трафик — мизерный и нестабильный.

Вопрос стоял так: как быстро подняться, не дожидаясь чуда от SEO и не вваливая сотни тысяч в контекст? 💸

📈 План действий: накрутка ПФ как рычаг роста

Поведенческие факторы — это то, как ведут себя посетители на сайте. Именно их поисковые системы используют как индикатор того, что сайт интересен людям, а значит, его можно поднимать выше в выдаче. А мы что делаем? Делаем вид, что наш сайт уже интересен! 😉

Всё делается по уму, а не как в 2015-м с китайскими ботами.

Вот как мы строили кампанию:

1. Настройка сценариев поведения

Создали 7 типов поведения для “пользователей”: заход с поиска, просмотр 3–5 страниц, добавление в корзину, фильтрация, переход на статьи, возврат на главную. Главное — имитировать естественные действия.

2. Использование распределённых IP и устройств

Подключили проверенный бот-сервис с пулом мобильных и десктопных устройств. Эмуляция кликов и поведения шла с разных адресов, чтобы обойти антифрод-системы Яндекса.

3. Завели рекламу

Через Telegram-каналы закупили 500 переходов с высоким CTR — чтобы поддержать поведенческую накрутку естественным трафиком. Это важно: бот + человек = win.

4. Работа с внутренними факторами

Пока шла накрутка, мы параллельно поработали с юзабилити: ускорили сайт, поправили структуру заголовков, добавили баннер “хиты продаж” — это улучшает поведение и у реальных пользователей.

📌 Все мой кейсы можно посмотреть по 👉 ТУТ (часть 1)👈

🔍 Результаты за 30 дней

Вот какие изменения мы зафиксировали спустя месяц работы:

  • 📌 Позиции по ВЧ-запросам выросли с 58–62 до 8–12;
  • 📌 Глубина просмотра увеличилась с 1,3 страницы до 4,6 страниц;
  • 📌 Среднее время на сайте выросло с 39 секунд до 2 минут 10 секунд;
  • 📌 Показатель отказов снизился с 74% до 32%;
  • 📌 Количество заявок в день поднялось с 1–2 до 7–10.

🚀 Через 7 недель по запросу “золотые инвестиционные монеты” сайт занял 4-е место в выдаче Яндекса. За этим последовал естественный рост: люди стали чаще заходить, задерживаться и — самое главное — покупать.

Нужно накрутить ПФ пишите в ЛС 💬, беру все тематики, более 250 кейсов из разных ниш

⚠️ Что важно знать

Накрутка ПФ работает. Но только если она:

  • Похожа на реальное поведение;
  • Разбавлена живыми пользователями;
  • Сопровождается улучшением сайта;
  • Ограничена по времени — нельзя накручивать бесконечно.

🧩 Выводы

Продвигать сайт по продаже монет — задача не из простых. Конкуренты сидят в выдаче годами, бюджеты у многих — как у крупных ювелирных сетей, а Яндекс не прощает ошибок. Но если подходить с умом, можно получить отличный результат — даже в нише, где всё кажется уже занятым.

Накрутка поведенческих факторов — это не волшебная кнопка “в топ”, а инструмент, который при правильной настройке работает как часы. Главное — понимать, что ты делаешь, соблюдать меру и не забывать про сам сайт: он должен быть не только видим, но и реально интересен людям.

Своим клиентам я всегда говорю: “Хочешь быть в топе — сделай вид, что ты уже в топе. А мы тебе поможем убедить в этом Яндекс 😉”

Так что если вам надоело ждать органического роста месяцами, а SEO кажется бесконечной прокачкой статей — поведенческие факторы могут стать тем самым рывком. Но только в умелых руках 💪

Ниша монет — не та, где работает массовый трафик. Здесь побеждает качественное позиционирование + умная работа с поведением. Мы смогли повысить видимость, улучшить метрики, и — что главное — привести горячую целевую аудиторию без огромных бюджетов.

Если вы думаете, что поведенческие факторы не работают — просто вы ещё не пробовали делать это по-взрослому 😉

👇👇👇👇👇👇

В своем блоге пишу также про разные схемы монетизации сайтов и заработка на них, в том числе и по модели CPA, а также про все то, что происходит со мной кроме бизнеса) 👍👍

👉 Подпишись на Тёмыч Live, рассказываю как есть 🔥