Добавить в корзинуПозвонить
Найти в Дзене
Данил Шалесный

Кейс: как привлечь пациентов на имплантацию в стоматологию через Яндекс.Директ?

Привет! Меня зовут Данил, занимаюсь продвижением различных видов бизнеса под ключ: от стоматологий до крупных баз отдыха. Сегодня расскажу как я привлек пациентов на имплантацию через Яндекс.Директ. Вводные данные Успех запуска рекламы в Яндекс.Директ состоит из трех ключевых составляющих: 1. Выгодные предложения для клиентов 2. На какой сайт будем вести клиентов 3. Настройка рекламы Чтобы запустить рекламу на такую дорогую услугу, как имплантация зуба, эти три составляющие должны быть отполированы до мелких деталей. 1. Выгодные предложения. Когда предлагаете клиенту услугу имплантации, не предлагайте ему цену импланта и не давите тем что это зарубежный имплант, что зарубежное производство и что он дороже чисто потому что сделан не у нас, а за бугром. Это не работает! Что сработает? Предлагайте клиентам сразу полную стоимость и в рассрочку. Так цена ниже будет и клиент потом не удивиться лишним затратам. Какие момент стоит выделить: стаж врача, его сертификаты и дипломы, гарантии что п
Оглавление

Привет! Меня зовут Данил, занимаюсь продвижением различных видов бизнеса под ключ: от стоматологий до крупных баз отдыха. Сегодня расскажу как я привлек пациентов на имплантацию через Яндекс.Директ.

Это я - Данил!
Это я - Данил!

Вводные данные

  • Ниша - Стоматологии
  • На какие услуги реклама - Имплантация
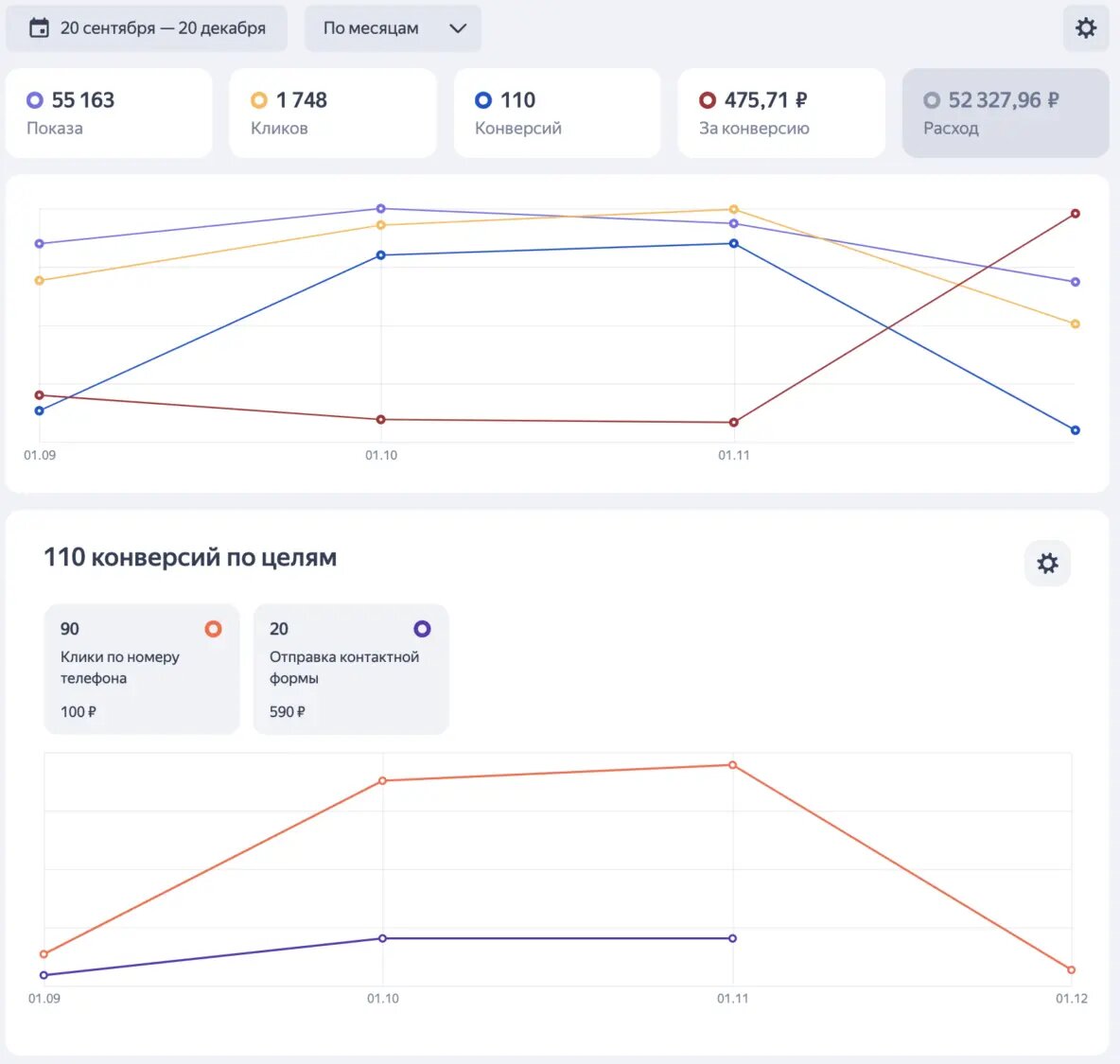
  • Кол-во конверсий в общем - 110 конверсий по 475,71 рублей
  • Кол-во кликов по номеру телефона - 90 конверсий
  • Кол-во отправок контактной формы - 20 конверсий
  • Расположение - Казань, РТ
  • Сроки продвижения - с 20.09.2024 по 20.12.2024
  • Задача: привлечение пациентов через Яндекс.Директ
Сводная статистика
Сводная статистика

Подготовка

Успех запуска рекламы в Яндекс.Директ состоит из трех ключевых составляющих:

1. Выгодные предложения для клиентов

2. На какой сайт будем вести клиентов

3. Настройка рекламы

Чтобы запустить рекламу на такую дорогую услугу, как имплантация зуба, эти три составляющие должны быть отполированы до мелких деталей.

-3

1. Выгодные предложения. Когда предлагаете клиенту услугу имплантации, не предлагайте ему цену импланта и не давите тем что это зарубежный имплант, что зарубежное производство и что он дороже чисто потому что сделан не у нас, а за бугром. Это не работает!

Что сработает? Предлагайте клиентам сразу полную стоимость и в рассрочку. Так цена ниже будет и клиент потом не удивиться лишним затратам.

Какие момент стоит выделить: стаж врача, его сертификаты и дипломы, гарантии что процедура пройдет без стресса, примеры работ.

-4

2. Сайт куда запускать рекламу. Сайт обязательно должен быть наполнен социальными доказательствами: почему нужно восстанавливать зубы именно у вас, кейсы До и После, отзывы клиентов (желательно видеоотзывы).

Что не сработает? Страница с только текстом, страница с текстом от Chat-GPT, главная страница сайта

Что сработает? Страница с блоками о враче-имплантологе (кто такой, где учился, какие достижения), об его кейсах и отзывах его пациентов, а также о преимуществах стоматологии, о технологиях которыми стоматология пользуется.

-5

3. Настройка рекламы. Как будет готов сайт, можно переходить к настройке рекламы. Если бюджет меньше 100 000 рублей, то стоит начинать настройку рекламы через МК / РСЯ. В моем случае хорошо себя показала МК.

Объявления. В объявлениях стараемся писать и показывать ключевую информацию о враче или о стоматологии. Что хорошо заходит: стаж врачей, их сертификаты и номинации, скидки на услуги, отсутствие стресса в процедуре, гарантии сервиса, приживаемость близкая к 100%.
Семантическое ядро. Для МК, стоит собирать из целевых, широких и узких запросов (имплантация, имплантолог, поставить имплант, установка импланта, восстановить зуб и пр.)
Целевая аудитория. Выбираем женщин, возрастом от 25 до 54 лет. На мужчин не стоит настраивать т.к. мужчины реже интересуются такими услугами, и меньше действий на сайте делают.

-6

Результат

-7

Поставленных целей удалось достигнуть:

  • привлечь новых пациентов

Чем могу Вам помочь

Я занимаюсь комплексным маркетингом под ключ. Мое ключевое направление - настройка рекламы. Дополнительно предоставляю услуги по SMM, POSM, SEO, SERM, Perfomance-маркетингу, а также по разработке лендингов и чат-ботов.

  • Если у Вас уже настроена реклама или Вы хотите ее запустить, свяжитесь со мной. Я проведу бесплатную диагностику в онлайн-формате и подскажу как получать наибольшее число заявок при текущем бюджете. Если Вы до этого вообще не сталкивались с рекламными кабинетами, я расскажу и покажу как устроен весь процесс лидогенерации, а также расскажу ценообразования услуг и какой результат от рекламы стоит ожидать.

Нужна помощь с настройкой рекламы? Напишите мне!

Телеграмм-канал:

Данил | Я.ДИРЕКТор

ВКонтакте:

VK | VK