Добавить в корзинуПозвонить
Найти в Дзене

8 лучших систем мониторинга ИТ-инфраструктуры и приложений

Любые сбои в работе ИТ-инфраструктуры могут привести к значительным финансовым потерям, утрате доверия клиентов и ухудшению репутации. Поэтому системы мониторинга стали неотъемлемой частью корпоративной стратегии, позволяя вовремя обнаруживать и предотвращать потенциальные проблемы. А что сейчас можно приобрести или установить в 2024 году, когда многие западные вендоры стали вне закона? Рынок мониторинга активно развивается, предлагая решения для различных потребностей и масштабов бизнеса. От простых инструментов для небольших организаций до комплексных платформ, способных обрабатывать огромные объемы данных в реальном времени. Компании, наиболее зависимые от непрерывности бизнеса, включают финансовые учреждения, телекоммуникационные компании, ритейлеры, онлайн-сервисы и промышленные предприятия с непрерывным производственным циклом. Ниже представлен обзор основных систем мониторинга, их особенности, использование, лицензирование и возможные риски при использовании в России в 2024 году
Оглавление

Введение

Любые сбои в работе ИТ-инфраструктуры могут привести к значительным финансовым потерям, утрате доверия клиентов и ухудшению репутации. Поэтому системы мониторинга стали неотъемлемой частью корпоративной стратегии, позволяя вовремя обнаруживать и предотвращать потенциальные проблемы. А что сейчас можно приобрести или установить в 2024 году, когда многие западные вендоры стали вне закона?

Рынок мониторинга активно развивается, предлагая решения для различных потребностей и масштабов бизнеса. От простых инструментов для небольших организаций до комплексных платформ, способных обрабатывать огромные объемы данных в реальном времени. Компании, наиболее зависимые от непрерывности бизнеса, включают финансовые учреждения, телекоммуникационные компании, ритейлеры, онлайн-сервисы и промышленные предприятия с непрерывным производственным циклом.

Ниже представлен обзор основных систем мониторинга, их особенности, использование, лицензирование и возможные риски при использовании в России в 2024 году.

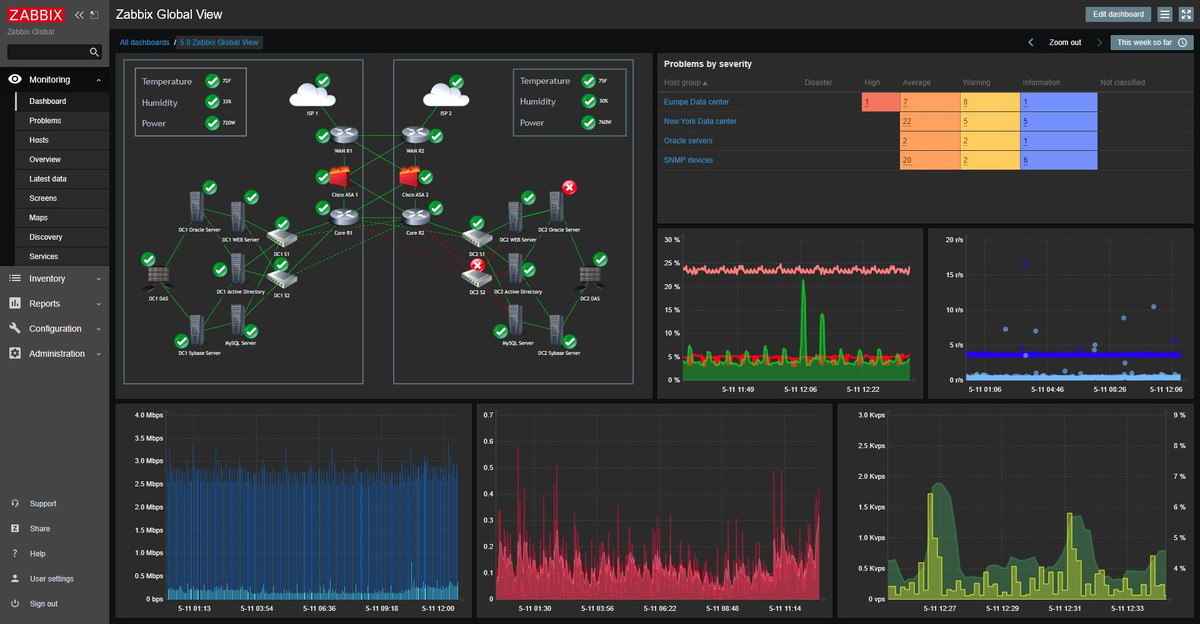
Zabbix

Скриншот системы мониторинга Zabbix 7.0
Скриншот системы мониторинга Zabbix 7.0

Происхождение: Разработан в Латвии Алексеем Владышевым, первый релиз состоялся в 2001 году.

  • Позиционирование: Бесплатная система мониторинга с открытым исходным кодом, предназначенная для отслеживания различных параметров сети, серверов и приложений.
  • Использование: Применяется во многих компаниях по всему миру, включая Dell, Siemens, Telegram, а также в государственных учреждениях и образовательных организациях. Существует несколько российских форков, из наиболее известных Glaber, Пульт.
  • Типы лицензий: Распространяется под лицензией AGPLv3.
  • Дополнительные коммерческие услуги, такие как поддержка, обучение и консультации, предоставляются компанией Zabbix SIA Латвия.
  • Облако: Предлагается облачный сервис Zabbix Cloud, позволяющий развернуть свой сервер Zabbix в облачной среде без необходимости управления инфраструктурой.
  • Риски использования в России в 2024 году: Поскольку Zabbix является открытым программным обеспечением и широко используется в России, риски минимальны. Однако возможны изменения в законодательстве, касающиеся использования иностранного ПО в критически важных секторах. Также есть риски изменения типа лицензии, тем более, что в 2024 году компания Zabbix изменила лицензию, перейдя с GNU General Public License version 2 на более ограниченную GNU Affero General Public License version 3 (AGPLv3), поставив под запрет все коммерческие закрытые форки и SaaS на базе Zabbix.

Monq

 Скриншот системы мониторинга Монк 8.0 (Monq)
Скриншот системы мониторинга Монк 8.0 (Monq)
  • Происхождение: Монк — российская платформа мониторинга, разработанная отечественной компанией Монк Диджитал Лаб.
  • Позиционирование: Платформа зонтичного мониторинга, объединяющая данные из различных систем для предоставления целостного обзора ИТ-инфраструктуры и бизнес-процессов. Особый акцент делается на интеграции бизнес-метрик и технических показателей. Позиционируется как полноценная замена IBM, Micro Focus, BMC, Splunk.
  • Использование: Используется российскими предприятиями, стремящимися к глубокому мониторингу и анализу своих ИТ-систем в контексте бизнес-процессов, опубликованы кейсы Х5, Faberlic, НЛМК, ДИТ Правительства Москвы и др.
  • Типы лицензий: Есть бесплатная версия. Коммерческая лицензия с предоставлением официальной поддержки, обновлений и услуг по внедрению.
  • Облако: В 2024 году запущено облачное SaaS-решение, поддерживается развертывание в российских дата-центрах для создания частного облака, запущено бесплатное облако Monq OnCall.
  • Риски использования в России в 2024 году: Поскольку Monq является российским продуктом, риски сводятся к нулю. Продукт соответствует требованиям импортозамещения и законодательства о защите критической информационной инфраструктуры.

Grafana

 Скриншот системы визуализации Grafana 11
Скриншот системы визуализации Grafana 11

  • Происхождение: Разработана в 2014 году в Швеции Танте Торе (Torkel Ödegaard) и его командой.
  • Позиционирование: Инструмент с открытым исходным кодом для визуализации метрик, логов и других данных из различных источников. Широко используется для создания интерактивных дашбордов.
  • Использование: Применяется в компаниях по всему миру, включая PayPal, eBay, Intel, Rocketbank.
  • Типы лицензий: Бесплатная версия с открытым исходным кодом (AGPLv3) и коммерческие версии Grafana Enterprise и Grafana Cloud с дополнительными функциями и официальной поддержкой.
  • Облако: Grafana Cloud — облачная версия, предоставляющая управляемые сервисы по подписке.
  • Риски использования в России в 2024 году: Возможны риски, связанные с изменениями в международных отношениях, санкциями или ограничениями на использование иностранного ПО в государственных или стратегических предприятиях. Рекомендуется проверять актуальность лицензий и соответствие требованиям законодательства.

Prometheus + Loki + Grafana

Система анализа логов Loki на экране Grafana
Система анализа логов Loki на экране Grafana
  • Происхождение: Prometheus: Создан в 2012 году в компании SoundCloud, позже стал проектом Cloud Native Computing Foundation (CNCF). Loki и Grafana: Разработаны компанией Grafana Labs в 2018 и 2014 годах.
  • Позиционирование: На базе нескольких продуктов можно собрать конструктор любой сложности. Prometheus: Система мониторинга и оповещения с открытым исходным кодом, оптимизированная для сбора метрик временных рядов. Loki: Система агрегирования логов, спроектированная для работы в тандеме с Prometheus. Grafana: Используется для визуализации данных из Prometheus и Loki.
  • Использование: Широко используется в компаниях, применяющих контейнеризацию и микросервисные архитектуры, таких как Uber, DigitalOcean, Red Hat.
  • Типы лицензий: Prometheus и Loki: Распространяются под лицензией Apache 2.0. Grafana: Бесплатная версия (AGPLv3) и коммерческие лицензии для расширенных версий.
  • Облако: Grafana Cloud предоставляет управляемые версии Prometheus и Loki как сервис, существуют Enterprise версии.
  • Риски использования в России в 2024 году: Аналогично Grafana, использование этих инструментов может быть ограничено законодательством о критической информационной инфраструктуре и требованиями импортозамещения. Возможны риски, связанные с поддержкой и обновлениями.

Elastic Stack (или ELK)

Скриншот Kibana в составе Elastic
Скриншот Kibana в составе Elastic
  • Происхождение: Разработан компанией Elastic, основанной Шай Баноном в 2012 году.
  • Позиционирование: Набор инструментов для поиска, анализа и визуализации данных в реальном времени. Состоит из Elasticsearch (поисковый движок), Logstash (сбор и обработка данных), Kibana (визуализация) и Beats (агенты сбора данных).
  • Использование: Используется такими компаниями, как Netflix, LinkedIn, Uber, а также в российских компаниях для анализа больших объемов данных, в качестве базовой платформы используется несколькими российскими продуктами, например Smart Monitor.
  • Типы лицензий: Распространяется под двойной лицензией: Elastic License 2.0 и Server Side Public License (SSPL). Коммерческие лицензии предоставляют доступ к дополнительным функциям и поддержке.
  • Облако: Elastic Cloud — облачный сервис от Elastic, предоставляющий управляемые кластеры Elasticsearch.
  • Риски использования в России в 2024 году: Возможные риски связаны с международными санкциями и ограничениями на использование иностранного ПО, особенно в государственных и стратегически важных предприятиях. Также важно учитывать изменения в лицензировании Elastic, произошедшие в 2021 году.

Gmonit

-6
  • Происхождение: Gmonit — российская система мониторинга производительности приложений (APM), разработанная международным ИТ-холдингом Litota.
  • Позиционирование: Фокусируется на мониторинге производительности приложений, включая метрики, логи и трассировки. Предоставляет глубокий анализ работы приложений на уровне кода. Позиционируется как полноценная замена New Relic.
  • Использование: Применяется в российских компаниях, особенно в тех, кто требует детального мониторинга приложений, таких как банки и крупные ритейлеры. Используют Лента, Фамилия, DNS и другие.
  • Типы лицензий: Коммерческая лицензия с предоставлением официальной поддержки, обучения и услуг по внедрению.
  • Облако: Предоставляются решения для развертывания в облачной среде, включая российские облачные платформы.
  • Риски использования в России в 2024 году: Риски минимальны, так как это отечественный продукт, Gmonit соответствует требованиям российского законодательства, включая законы об импортозамещении и защите информации. Но существует зависимость от западных вендоров Grafana Labs (интерфейс Gmonit построен на базе Grafana) и New Relic (агент Gmonit создан на базе open sourсe агента New Relic).

Инити Соло

-7
  • Происхождение: Разработана российской компанией Инити, специализирующейся на решениях для мониторинга и управления ИТ-инфраструктурой.
  • Позиционирование: Система мониторинга и управления, ориентированная на потребности российских компаний. Поддерживает мониторинг серверов, сетей, приложений и бизнес-процессов.
  • Использование: Используется в российских организациях, включая промышленные предприятия, энергетические компании и государственные учреждения, основные клиенты Газпром, ФТС, Московский Метрополитен.
  • Типы лицензий: Коммерческая лицензия с возможностью адаптации под специфические требования клиента. Предоставляется официальная поддержка и услуги по внедрению.
  • Облако: Возможны варианты развертывания в облаке, включая российские облачные сервисы.
  • Риски использования в России в 2024 году: Риски минимальны. Продукт соответствует требованиям российских нормативных актов и стандартов безопасности.

Naumen

-8
  • Происхождение: Разработана российской компанией Naumen, основанной в 2001 году и специализирующейся на программных решениях для бизнеса.
  • Позиционирование: Платформа для мониторинга и автоматизации процессов. Множество решений компаний в области ITSM позволяют создать полную экосистему с сервис-деском, управлением ИТ-активами и мониторингом от одного вендора.
  • Использование: Крупные российские предприятия и организации, включая Газпром, Роснефть, Сбербанк, РЖД.
  • Типы лицензий: Коммерческая лицензия с полным спектром услуг по внедрению, обучению и поддержке. Возможна поставка решений "под ключ".
  • Облако: Предоставляет облачные сервисы на базе российских дата-центров, соответствующих требованиям законодательства.
  • Риски использования в России в 2024 году: Риски близки к нулю. Продукт соответствует требованиям российского законодательства, включая нормативы по защите информации и импортозамещению.

Таблица сравнения

Сравнительная таблица систем ИТ мониторинга
Сравнительная таблица систем ИТ мониторинга

Заключение

Выбор системы мониторинга является стратегическим решением, влияющим на эффективность работы компании и ее способность реагировать на потенциальные проблемы. При выборе необходимо учитывать следующие факторы:

  • Соответствие требованиям законодательства: Особенно важно для российских компаний в свете законов об импортозамещении и защите критической информационной инфраструктуры.
  • Масштаб и потребности бизнеса: Размер компании, сложность ИТ-инфраструктуры, специфические требования к мониторингу и анализу данных.
  • Бюджетные ограничения: Стоимость лицензий, внедрения, поддержки и обучения персонала.
  • Наличие компетенций: Способность команды эффективно использовать и поддерживать выбранное решение.
  • Перспективы развития: Готовность системы к масштабированию и адаптации под меняющиеся потребности бизнеса.

Для российских компаний, особенно в государственных и критических секторах, все более актуальным становится использование отечественных решений, соответствующих требованиям законодательства и обеспечивающих независимость от внешних факторов.

Рекомендуется тщательно анализировать потребности организации, проводить тестирование выбранных систем в пилотных проектах и консультироваться с официальными представителями разработчиков для получения подробной информации и поддержки при внедрении.