Π”ΠΎΠ±Π°Π²ΠΈΡ‚ΡŒ Π² ΠΊΠΎΡ€Π·ΠΈΠ½ΡƒΠŸΠΎΠ·Π²ΠΎΠ½ΠΈΡ‚ΡŒ
Найти Π² Π”Π·Π΅Π½Π΅
Π§Π’Πš Π§ΠΈΡ‚Π°

πŸ”₯ЯндСкс.Π Π‘Π― запустил Π½ΠΎΠ²Ρ‹ΠΉ Π±Π»ΠΎΠΊ Π°Π½Π°Π»ΠΈΡ‚ΠΈΠΊΠΈ Telegram ΠΊΠ°Π½Π°Π»ΠΎΠ² ΠΏΠΎΠ΄ΠΊΠ»ΡŽΡ‡Π΅Π½Π½Ρ‹Ρ… ΠΊ Ρ€Π΅ΠΊΠ»Π°ΠΌΠ½ΠΎΠΉ сСти

πŸ”₯ЯндСкс.Π Π‘Π― запустил Π½ΠΎΠ²Ρ‹ΠΉ Π±Π»ΠΎΠΊ Π°Π½Π°Π»ΠΈΡ‚ΠΈΠΊΠΈ Telegram ΠΊΠ°Π½Π°Π»ΠΎΠ² ΠΏΠΎΠ΄ΠΊΠ»ΡŽΡ‡Π΅Π½Π½Ρ‹Ρ… ΠΊ Ρ€Π΅ΠΊΠ»Π°ΠΌΠ½ΠΎΠΉ сСти. Π‘ΠΏΠΎΠΉΠ»Π΅Ρ€: И ΠΎΠ½ ΠΎΡ‡Π΅Π½ΡŒ ΠΊΡ€ΡƒΡ‚ΠΎΠΉ! Π’Π΅ΠΏΠ΅Ρ€ΡŒ Π·Π°ΠΊΡƒΠΏΡ‰ΠΈΠΊΠΈ Ρ€Π΅ΠΊΠ»Π°ΠΌΡ‹, Ссли видят Π² Π³Ρ€ΡƒΠΏΠΏΠ΅ Ρ€Π΅ΠΊΠ»Π°ΠΌΡƒ ΠΎΡ‚ ЯндСкса Ρ‚ΠΎ ΠΌΠΎΠ³ΡƒΡ‚ Π·Π°ΠΏΡ€ΠΎΡΠΈΡ‚ΡŒ Ρƒ Π°Π΄ΠΌΠΈΠ½Π° скрин ΠΈΠ· Π Π‘Π―, ΠΏΠΎ Π“Π΅ΠΎΠ³Ρ€Π°Ρ„ΠΈΠΈ Π°ΡƒΠ΄ΠΈΡ‚ΠΎΡ€ΠΈΠΈ ΠΈ CTR Ρ€Π΅ΠΊΠ»Π°ΠΌΠ½Ρ‹Ρ… объявлСний. Π­Ρ‚ΠΎ ΠΌΠΎΠΆΠ΅Ρ‚ сильно ΡƒΠ΄Π°Ρ€ΠΈΡ‚ΡŒ ΠΏΠΎ Ρ€Ρ‹Π½ΠΊΡƒ Π½Π°ΠΊΡ€ΡƒΡ‡Π΅Π½Π½Ρ‹Ρ… Π’Π΅Π»Π΅Π³Ρ€Π°ΠΌ ΠΊΠ°Π½Π°Π»ΠΎΠ². Π’Π°ΠΊ ΠΊΠ°ΠΊ ЯндСкс подошСл ΠΎΡ‡Π΅Π½ΡŒ ΠΏΡ€ΠΎΡ„Π΅ΡΡΠΈΠΎΠ½Π°Π»ΡŒΠ½ΠΎ ΠΊ своСй Π°Π½Π°Π»ΠΈΡ‚ΠΈΠΊΠ΅. Π”Π°Π½Π½Ρ‹Π΅ ΠΏΠΎ ΠΏΠΎΠ»Ρƒ, возрасту ΠΈ Π³Π΅ΠΎΠ³Ρ€Π°Ρ„ΠΈΠΈ ΠΎΠ½ΠΈ ΠΏΠΎΠ»ΡƒΡ‡Π°ΡŽΡ‚ ΠΏΠΎ Ρ€Π΅ΠΊΠ»Π°ΠΌΠ½Ρ‹ΠΌ ΠΏΠ΅Ρ€Π΅Ρ…ΠΎΠ΄Π°ΠΌ. А Π·Π½Π°Ρ‡ΠΈΡ‚ Ρ€Π΅Π»Π΅Π²Π°Π½Ρ‚Π½ΠΎΡΡ‚ΡŒ Ρ‚Π°ΠΊΠΈΡ… Π΄Π°Π½Π½Ρ‹Ρ… со Π²Ρ€Π΅ΠΌΠ΅Π½Π΅ΠΌ Π±ΡƒΠ΄Π΅Ρ‚ всС большС ΠΈ большС, Π° ΠΏΠΎΠ΄Π΄Π΅Π»Π°Ρ‚ΡŒ ΠΈΡ… ΡΡ‚Π°Π½ΠΎΠ²ΠΈΡ‚ΡŒΡΡ ΠΎΡ‡Π΅Π½ΡŒ слоТно. Π’ΠΈΠ΄Π΅Ρ‚ΡŒ срСдний CTR ΠΏΠΎ всСй Ρ€Π΅ΠΊΠ»Π°ΠΌΠ΅ ΠΊΠ°Π½Π°Π»Π° - ΠΌΠ΅Ρ‡Ρ‚Π° всСх Π΄Ρ€ΡƒΠ³ΠΈΡ… систСм Π°Π½Π°Π»ΠΈΡ‚ΠΈΠΊΠΈ. Ну ΠΊΠ°ΠΉΡ„ ΠΆΠ΅ πŸ”₯

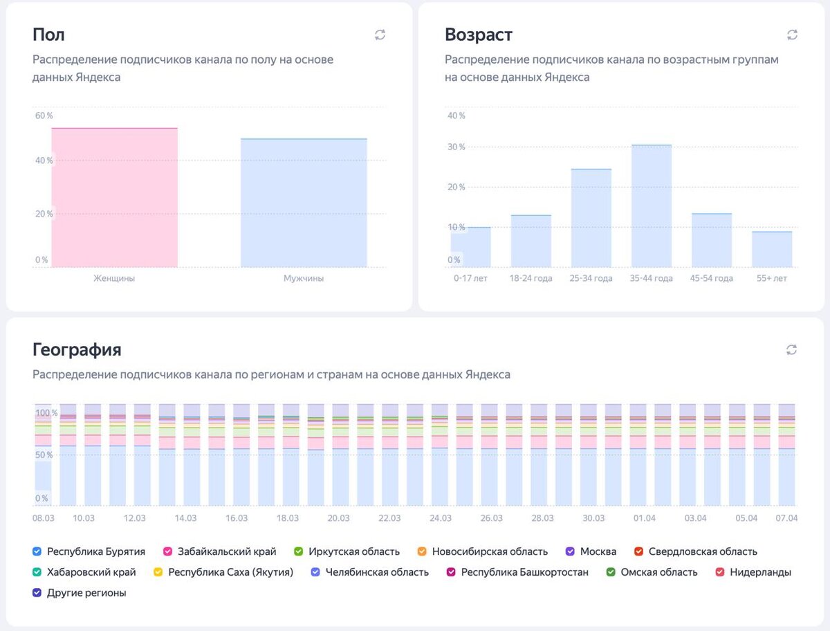
πŸ”₯ЯндСкс.Π Π‘Π― запустил Π½ΠΎΠ²Ρ‹ΠΉ Π±Π»ΠΎΠΊ Π°Π½Π°Π»ΠΈΡ‚ΠΈΠΊΠΈ Telegram ΠΊΠ°Π½Π°Π»ΠΎΠ² ΠΏΠΎΠ΄ΠΊΠ»ΡŽΡ‡Π΅Π½Π½Ρ‹Ρ… ΠΊ Ρ€Π΅ΠΊΠ»Π°ΠΌΠ½ΠΎΠΉ сСти.

Π‘ΠΏΠΎΠΉΠ»Π΅Ρ€: И ΠΎΠ½ ΠΎΡ‡Π΅Π½ΡŒ ΠΊΡ€ΡƒΡ‚ΠΎΠΉ!

Π’Π΅ΠΏΠ΅Ρ€ΡŒ Π·Π°ΠΊΡƒΠΏΡ‰ΠΈΠΊΠΈ Ρ€Π΅ΠΊΠ»Π°ΠΌΡ‹, Ссли видят Π² Π³Ρ€ΡƒΠΏΠΏΠ΅ Ρ€Π΅ΠΊΠ»Π°ΠΌΡƒ ΠΎΡ‚ ЯндСкса Ρ‚ΠΎ ΠΌΠΎΠ³ΡƒΡ‚ Π·Π°ΠΏΡ€ΠΎΡΠΈΡ‚ΡŒ Ρƒ Π°Π΄ΠΌΠΈΠ½Π° скрин ΠΈΠ· Π Π‘Π―, ΠΏΠΎ Π“Π΅ΠΎΠ³Ρ€Π°Ρ„ΠΈΠΈ Π°ΡƒΠ΄ΠΈΡ‚ΠΎΡ€ΠΈΠΈ ΠΈ CTR Ρ€Π΅ΠΊΠ»Π°ΠΌΠ½Ρ‹Ρ… объявлСний.

Π­Ρ‚ΠΎ ΠΌΠΎΠΆΠ΅Ρ‚ сильно ΡƒΠ΄Π°Ρ€ΠΈΡ‚ΡŒ ΠΏΠΎ Ρ€Ρ‹Π½ΠΊΡƒ Π½Π°ΠΊΡ€ΡƒΡ‡Π΅Π½Π½Ρ‹Ρ… Π’Π΅Π»Π΅Π³Ρ€Π°ΠΌ ΠΊΠ°Π½Π°Π»ΠΎΠ². Π’Π°ΠΊ ΠΊΠ°ΠΊ ЯндСкс подошСл ΠΎΡ‡Π΅Π½ΡŒ ΠΏΡ€ΠΎΡ„Π΅ΡΡΠΈΠΎΠ½Π°Π»ΡŒΠ½ΠΎ ΠΊ своСй Π°Π½Π°Π»ΠΈΡ‚ΠΈΠΊΠ΅. Π”Π°Π½Π½Ρ‹Π΅ ΠΏΠΎ ΠΏΠΎΠ»Ρƒ, возрасту ΠΈ Π³Π΅ΠΎΠ³Ρ€Π°Ρ„ΠΈΠΈ ΠΎΠ½ΠΈ ΠΏΠΎΠ»ΡƒΡ‡Π°ΡŽΡ‚ ΠΏΠΎ Ρ€Π΅ΠΊΠ»Π°ΠΌΠ½Ρ‹ΠΌ ΠΏΠ΅Ρ€Π΅Ρ…ΠΎΠ΄Π°ΠΌ. А Π·Π½Π°Ρ‡ΠΈΡ‚ Ρ€Π΅Π»Π΅Π²Π°Π½Ρ‚Π½ΠΎΡΡ‚ΡŒ Ρ‚Π°ΠΊΠΈΡ… Π΄Π°Π½Π½Ρ‹Ρ… со Π²Ρ€Π΅ΠΌΠ΅Π½Π΅ΠΌ Π±ΡƒΠ΄Π΅Ρ‚ всС большС ΠΈ большС, Π° ΠΏΠΎΠ΄Π΄Π΅Π»Π°Ρ‚ΡŒ ΠΈΡ… ΡΡ‚Π°Π½ΠΎΠ²ΠΈΡ‚ΡŒΡΡ ΠΎΡ‡Π΅Π½ΡŒ слоТно.

Π’ΠΈΠ΄Π΅Ρ‚ΡŒ срСдний CTR ΠΏΠΎ всСй Ρ€Π΅ΠΊΠ»Π°ΠΌΠ΅ ΠΊΠ°Π½Π°Π»Π° - ΠΌΠ΅Ρ‡Ρ‚Π° всСх Π΄Ρ€ΡƒΠ³ΠΈΡ… систСм Π°Π½Π°Π»ΠΈΡ‚ΠΈΠΊΠΈ.

Ну ΠΊΠ°ΠΉΡ„ ΠΆΠ΅ πŸ”₯

-2