Найти в Дзене
ЭнергоТранс ЖБИ

Строим мост

План стройплощадки вычерчивают на листе 1 в масштабе 1:1000 или 1:500. За основу принимают генплан строительства с нанесенными на нем существующими сооружениями, сетями подземных коммуникаций и дорог. На основу наносят: контуры строящихся и временных сооружений с экспликацией, ведомость объемов работ, ведомость машин и оборудования, предназначенных для работ на стройплощадке, пути для перемещения транспорта, склады, административно-бытовые здания, полигоны для изготовления конструкций, временные сети водо-, тепло- и электроснабжения, пара и сжатого воздуха, условные обозначения и технико-экономические показатели. Стройплощадку располагают на одном, обоих берегах или на острове в зависимости от следующих требований: – берег не должен затопляться в весенние паводки; – стройплощадку располагают на берегу, к которому наиболее близко подходят транспортные коммуникации; – рельеф берега должен позволять размещение на нем временных зданий, полигонов и внутриплощадочных дорог. При проектиро

План стройплощадки вычерчивают на листе 1 в масштабе 1:1000 или 1:500.

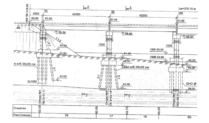
Фасад моста
Фасад моста
-2

За основу принимают генплан строительства с нанесенными на нем существующими сооружениями, сетями подземных коммуникаций и дорог. На основу наносят: контуры строящихся и временных сооружений с экспликацией, ведомость объемов работ, ведомость машин и оборудования, предназначенных для работ на стройплощадке, пути для перемещения транспорта, склады, административно-бытовые здания, полигоны для изготовления конструкций, временные сети водо-, тепло- и электроснабжения, пара и сжатого воздуха, условные обозначения и технико-экономические показатели.

Стройплощадку располагают на одном, обоих берегах или на острове в зависимости от следующих требований: – берег не должен затопляться в весенние паводки; – стройплощадку располагают на берегу, к которому наиболее близко подходят транспортные коммуникации; – рельеф берега должен позволять размещение на нем временных зданий, полигонов и внутриплощадочных дорог.

План строительной площадки
План строительной площадки

При проектировании стройплощадок соблюдают следующие основные принципы:

− склады конструкций и тяжелых материалов располагают около сооружения с соблюдением правил охраны труда и противопожарной безопасности;

− материалы и конструкции располагают в порядке их последовательного потребления;

− площадки для укрупнительной сборки пролетных строений, полигоны для изготовления элементов моста располагают, учитывая доступ к ним со складов материалов и конструкций и к сооружаемому мосту;

− инвентарные здания, склады и другие постройки располагают в местах, не занимаемых насыпями подходов, с соблюдением противопожарных норм, требований охраны труда и производственной санитарии.

Санитарно-бытовые помещения располагают рядом с объектом в местах сосредоточения рабочих, а жилой городок – на некотором удалении; − склады, площадки укрупненной сборки и т. д. размещают с учетом минимального расстояния перемещения грузов и минимальной протяженности временных внутриплощадочных дорог и сетей водо- и энергоснабжения; − временные дороги прокладывают по трассе постоянной дороги на подходах к мосту и только в пределах стройплощадки создают новые с покрытием, например, из сборных инвентарных железобетонных плит, обеспечивающим круглогодичное движение; − ширина проезжей части дорог на стройплощадках: 3,5 м для одной полосы и 6,0 м для двух полос движения; соответственно ширина земляного полотна – 6 м и 8,5 м; наибольший продольный уклон: в нормальных условиях – 30 ‰, в трудных условиях – 40 ‰, в особо трудных условиях – 60 ‰; наименьший радиус кривых в плане – 12 м; − водный транспорт применяют на судоходных реках для подачи строительных материалов, людей и техники. Для этого строят грузовые и пассажирские причалы, располагаемые, как правило, ниже по течению реки. Для обеспечения выполнения требований охраны труда необходимо: − до начала работ строительную площадку и опасные зоны работ за ее пределами оградить в соответствии с требованиями нормативных документов. При въезде на площадку установить информационные щиты с указанием наименования объекта, названия застройщика (заказчика), исполнителя работ (подрядчика, генподрядчика), фамилии, должности и номеров телефонов ответственного производителя работ по объекту и представителя органа госстройнадзора, курирующего строительство, сроков начала и окончания работ, схемы объекта; − соорудить помещения для сушки одежды, душевые, столовые и т. п.; − оградить зону работы кранов и других строительных машин; − расположить конструкции и материалы так, чтобы не создавать стесненных условий в рабочей зоне; − показать на плане места расположения оттяжек (вант) у монтажных мачт, временные закрепления механизмов или конструктивных элементов (якоря). Работы на стройплощадке должны отвечать требованиям охраны окружающей среды.

Площадка должна быть оборудована необходимыми спасательными средствами (по соответствующим нормам): связь, сигнализация, пожаротушение, спасение на воде и т. д. Для обеспечения строительства водой устанавливают на берегу или сооружают на понтонах насосную станцию с центробежными насосами. Необходимо учитывать, что при строительстве мостов 60−70 % электроэнергии расходуется на питание электродвигателей; 20−30 % − на технологические процессы: электросварку, прогрев бетона в зимнее время и пр.; 10 % − на наружное и внутреннее освещение. Строительство снабжают воздухом от стационарных (при больших и длительных расходах) или передвижных компрессоров. Компрессорную станцию располагают в закрытом утепленном помещении поблизости от потребителей или устанавливают на небольшом плашкоуте. Для обогрева тепляков, подогрева заполнителей бетона и камня, пропаривания железобетонных изделий, отопления административных и бытовых помещений составляют проект теплоснабжения и др. Расход тепла на производственные нужды (в ккал/ч) определяют в зависимости от объема тепляков, температура в которых принимается не выше +10 °С, объема изготавливаемых конструкций и т. п. Количество тепла на отопление помещений определяют в зависимости от назначения и объема помещений. В расчетах принимают температуру наружного воздуха с учетом района строительства. Для теплоснабжения обычно используют вертикальные паровые котлы различной производительности.

СПЕЦИАЛЬНЫЕ ВРЕМЕННЫЕ СООРУЖЕНИЯ И УСТРОЙСТВА

Вспомогательная опора
Вспомогательная опора

При строительстве мостовых сооружений (СВСиУ) применяют:

− вспомогательные опоры, используемые при продольной надвижке и полунавесной сборке пролетных строений;

− пирсы для поперечной перекатки пролетных строений;

− ограждающие устройства (шпунт, бездонные ящики и др.), используемые при строительстве постоянных и временных опор;

− сборочные подмости и стапели для пролетных строений;

− аванбеки, шпренгели, соединительные элементы и устройства для выборки прогиба и продольной надвижки пролетных строений;

− анкерные устройства, необходимые при полунавесной сборке пролетных строений;

− накаточные устройства для продольной надвижки;

− плавучие опоры с якорными системами для транспортировки на плаву и установки на опоры пролетных строений;

− подкрановые эстакады для монтажных козловых кранов;

− рабочие мостики для транспортных средств, строительных и грузоподъемных машин;

− временные причалы;

− опалубка монолитных конструкций и др. СВСиУ монтируют из инвентарных конструкций. Применение индивидуальных (в том числе деревянных) конструкций допускается только при соответствующем обосновании.

При проектировании СВСиУ необходимо соблюдать следующие условия: − простота и удобство при монтаже, безопасность и надежность в эксплуатации; − за рабочий уровень воды (РУВ) в реке принимают наивысший возможный в период производства работ сезонный уровень, соответствующий расчетному расходу с вероятностью превышения на 10 %. При проектировании причалов и плавучих опор, предназначенных для перевозки пролетных строений, необходимо учитывать наинизший возможный во время транспортировки уровень воды с вероятностью понижения на 10 %; − верх шпунтовых ограждений, бездонных ящиков, грунтовых перемычек должен возвышаться над рабочим уровнем и над уровнем грунтовых вод не менее чем на 0,7 м; верх островков для опускных колодцев – не менее чем на 0,5 м; − низ пролетных строений рабочих мостиков, подкрановых эстакад и подмостей должен не менее чем на 0,7 м возвышаться над рабочим уровнем воды. Для подмостей, временных опор, пирсов и другого используют инвентарные конструкции МИК (МИК-С и МИК-П), понтоны КС, металлический шпунт и элементы сплошных стоечных подмостей (ССП). Инвентарные конструкции МИК и УИКМ. В МИК-С (рисунке 3.1–3.2) основные элементы выполнены в виде стальных труб диаметром 203 мм с толщиной стенок δ = 9 мм и диаметром 159 мм (δ = 5 мм), длина стоек – 4 и 2 м, распорки из труб диаметром 95 мм. Стыки стоек – фланцевые, элементы решетки крепятся к ним высокопрочными болтами диаметром 24 мм. В верхней и нижней части временной опоры устраиваются сварные ростверки из двутавровых балок N55, размеры ростверка по осям в плане – 3300×2000 мм. Их закрепляют на стойках, объединяя с помощью болтов. На верхних ростверках размещают продольные балки. Нижние ростверки укладывают на балки свайного фундамента временной опоры или подмостей. Элементы МИК-П относят к балочным конструкциям и выполнены они в виде сварных балок высотой 1040 мм, длиной по 8 и 12 м. Их используют для устройства подмостей, временных мостов и т. д. При необходимости балки объединяют в пакеты длиной 16, 20 и 24 м.

Временная опора
Временная опора
Временный пролет
Временный пролет
Конструкция эстакады
Конструкция эстакады

На следующем этапе в записке необходимо разработать технологическую карту на монтаж балок пролетного строения. При ее разработке необходимо четко представлять, с помощью каких машин и механизмов и каким образом данная работа будет производиться. Ниже приведены примеры составления технологических карт (в части технологии монтажа).

ТЕХНОЛОГИЯ МОНТАЖА БАЛОК ПРОЛЕТНОГО СТРОЕНИЯ ДВУМЯ СТРЕЛОВЫМИ КРАНАМИ

Настоящая технология предназначена для применения в проектах производства работ на строительстве мостов и путепроводов для монтажа балок пролетного строения с длиной пролетов 18, 21 и 24 м двумя кранами РДК-250 и МКГ-25 БР в любом сочетании. На схемах производства работ по монтажу балок пролетного строения запроектирована работа кранов на максимально допустимых вылетах стрелы для подъема наиболее тяжелых балок, поэтому они применимы для монтажа балок меньшей массы.

Перед началом работ должно быть проведено инструктирование в соответствии: с «Инструкцией по охране труда для машинистов стреловых самоходных кранов», «Инструкцией по охране труда для стропальщиков, обслуживающих грузоподъемные краны», «Инструкцией по охране труда для монтажников стальных и железобетонных мостовых конструкций», «Инструкцией по охране труда при работе на высоте», «Инструкцией по охране труда для водителя при перевозке крупногабаритных и тяжеловесных грузов».

До начала монтажа балок пролетного строения необходимо выполнить следующие работы: − провести работы по устройству рабочих площадок для размещения кранов (срезка или отсыпка до требуемой отметки с уплотнением грунта с коэффициентом уплотнения k = 0,95, устройство подъездов и проходов, раскладка дорожных плит под пути движения и аутригеры кранов); − соорудить опоры и проверить правильность их расположения в плане и по высоте; − нанести разметку местоположения балок на подферменниках ригелей; − при необходимости смонтировать временные опоры и пути катания при надвижке балок в пролет; − установить опорные части на подферменники; − обозначить границы зоны производства работ; − обозначить стоянки кранов, оси движения машин и механизмов; − проверить элементы пролетного строения на соответствие их проектным размерам, отсутствие повреждений строповочных отверстий, соответствие качества конструкций требованиям стандартов и технических условий; − на каждом элементе, подлежащем монтажу, должны быть нанесены номер, вес монтажной марки, центр тяжести элементов, место строповки, а также осевые и нивелировочные знаки.

Транспортные средства с подаваемыми на монтаж элементами должны располагаться в зоне действия монтажных кранов. В случае монтажа балок пролетного строения не с транспортных средств элементы должны быть расположены в зоне действия стрелы монтажного крана. Монтаж балок пролетного строения разрешается начинать по достижении бетоном опор и, если монтаж ведется при нахождении крана на смонтированном пролете, бетоном омоноличивания балок пролета 100%-й проектной прочности.

Монтаж балок следует осуществлять в следующей последовательности: − установить краны на стоянках и привести их в рабочее положение; − установить опорные части; − подать балки под монтаж (в случае, если балка подается балковозом или на тележках); − застропить балку и переместить ее в проектное положение с надежным временным закреплением; − аналогично смонтировать вторую балку; − закрепить пару балок между собой путем сварки выпусков арматуры; − аналогично смонтировать оставшиеся балки; − установить арматуру и опалубку стыков; − забетонировать стыки балок; − произвести технологическую выдержку бетона стыков.

К работам по монтажу балок пролетного строения предъявляют следующие требования:

− монтаж железобетонных балок пролетного строения разрешается производить после инструментальной проверки соответствия проекту отметок и положения в плане опор, при наличии актов промежуточной приемки предшествующих монтажу работ; − монтируемые балки перед подачей на монтаж должны быть проверены на соответствие их проектным размерам, на отсутствие повреждений закладных и строповочных устройств, на соответствие качества конструкций требованиям стандартов и технических условий; − на каждом элементе, подлежащем монтажу, должны быть нанесены номер, вес монтажной марки, центр тяжести элементов, место строповки, а также осевые и нивелировочные знаки. Работы по монтажу балок пролетного строения выполняют комплексным звеном в составе шести человек: − монтажник конструкций 6-го разряда − 1 чел.; − монтажник конструкций 5-го разряда − 1 чел.; − монтажник конструкций 4-го разряда – 1 чел.; − монтажник конструкций 3-го разряда – 1 чел.; − машинисты кранов 6-го разряда – 2 чел.

Монтаж балки пролетного строения 18 м
Монтаж балки пролетного строения 18 м
Монтаж балки пролетного строения 24 м
Монтаж балки пролетного строения 24 м

🔥 Подписывайтесь на канал – это лучший способ поддержать!

👍 Поддержите статью лайком, если было интересно.

💬 Не забывайте делиться своим мнением в комментариях!