Найти в Дзене
Охрана ₽ыбовЪ

Динозавры озера Шамплей

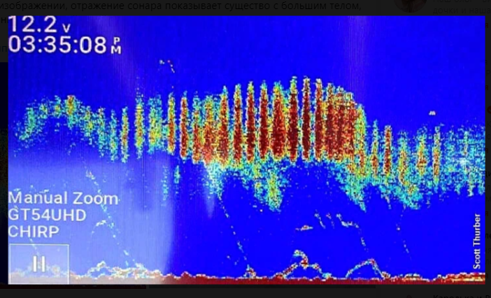
"Охране рыбов" стало известно, что 30 августа 2023 года во время ловли форели неким гражданином Скоттом Тербераном озере Шамплей сонар зафиксировал нечто, похожее на динозавра. Также, были сделаны и фото этого самого "нечто" Это "нечто" имеет большое тело, плавники и хвост. И уж очень напоминает плавающего динозавра - мозазавра. Само же озеро Шамплей находится на границе США и Канады, его ширина примерно 20 км, площадь — 1130 км², глубина достигает 122 м. Раньше в нем замечали уже плавающего монстра, которому дали имя Чамп. У племен индейцев ирокезов и абенаков ходят легенды об этом существе. Абенаки прозвали это существо «Татоскок». Об этом монстре стало известно европейцам в 1609 году от основателя Квебека французского исследователя Самуэль де Шамплен. Тогда он впервые описал этоо монстра. Озеру он дал све имя. Затем в июле 1873 года такого же мостра заметили и описали рабочие бригады, прокладывающая путь для Нью-Йоркской и Канадской железной дороги вдоль берега этого озер

"Охране рыбов" стало известно, что 30 августа 2023 года во время ловли форели неким гражданином Скоттом Тербераном озере Шамплей сонар зафиксировал нечто, похожее на динозавра.

изображение на сонаре скрин автора
изображение на сонаре скрин автора

Также, были сделаны и фото этого самого "нечто"

нечто скрин автора
нечто скрин автора

Это "нечто" имеет большое тело, плавники и хвост. И уж очень напоминает плавающего динозавра - мозазавра.

мозазавр реконструкция фото https://yandex.ru/images/search?from=tabbar&img_url=https%3A%2F%2Fimages-wixmp-ed30a86b8c4ca887773594c2.wixmp.com%2Ff%2Fe010234b-f821-440e-befc-b2f05bc0beab%2Fdcqkore-fa7e7760-fe8c-4602-9faf-1c0b5b9d17ef.jpg%2Fv1%2Ffill%2Fw_1329%2Ch_601%2Cq_70%2Cstrp%2Felasmosaurus_by_arvalis_dcqkore-pre.jpg%3Ftoken%3DeyJ0eXAiOiJKV1QiLCJhbGciOiJIUzI1NiJ9.eyJzdWIiOiJ1cm46YXBwOjdlMGQxODg5ODIyNjQzNzNhNWYwZDQxNWVhMGQyNmUwIiwiaXNzIjoidXJuOmFwcDo3ZTBkMTg4OTgyMjY0MzczYTVmMGQ0MTVlYTBkMjZlMCIsIm9iaiI6W1t7ImhlaWdodCI6Ijw9Mjg1MCIsInBhdGgiOiJcL2ZcL2UwMTAyMzRiLWY4MjEtNDQwZS1iZWZjLWIyZjA1YmMwYmVhYlwvZGNxa29yZS1mYTdlNzc2MC1mZThjLTQ2MDItOWZhZi0xYzBiNWI5ZDE3ZWYuanBnIiwid2lkdGgiOiI8PTYzMDAifV1dLCJhdWQiOlsidXJuOnNlcnZpY2U6aW1hZ2Uub3BlcmF0aW9ucyJdfQ.5KC05NDHCxaJsulF5qFQZkH1WOsPPIZ5ls8YaevQ20Y&lr=46&pos=20&rpt=simage&text=плавающий%20динозавр%20с%20длинной%20шеей
мозазавр реконструкция фото https://yandex.ru/images/search?from=tabbar&img_url=https%3A%2F%2Fimages-wixmp-ed30a86b8c4ca887773594c2.wixmp.com%2Ff%2Fe010234b-f821-440e-befc-b2f05bc0beab%2Fdcqkore-fa7e7760-fe8c-4602-9faf-1c0b5b9d17ef.jpg%2Fv1%2Ffill%2Fw_1329%2Ch_601%2Cq_70%2Cstrp%2Felasmosaurus_by_arvalis_dcqkore-pre.jpg%3Ftoken%3DeyJ0eXAiOiJKV1QiLCJhbGciOiJIUzI1NiJ9.eyJzdWIiOiJ1cm46YXBwOjdlMGQxODg5ODIyNjQzNzNhNWYwZDQxNWVhMGQyNmUwIiwiaXNzIjoidXJuOmFwcDo3ZTBkMTg4OTgyMjY0MzczYTVmMGQ0MTVlYTBkMjZlMCIsIm9iaiI6W1t7ImhlaWdodCI6Ijw9Mjg1MCIsInBhdGgiOiJcL2ZcL2UwMTAyMzRiLWY4MjEtNDQwZS1iZWZjLWIyZjA1YmMwYmVhYlwvZGNxa29yZS1mYTdlNzc2MC1mZThjLTQ2MDItOWZhZi0xYzBiNWI5ZDE3ZWYuanBnIiwid2lkdGgiOiI8PTYzMDAifV1dLCJhdWQiOlsidXJuOnNlcnZpY2U6aW1hZ2Uub3BlcmF0aW9ucyJdfQ.5KC05NDHCxaJsulF5qFQZkH1WOsPPIZ5ls8YaevQ20Y&lr=46&pos=20&rpt=simage&text=плавающий%20динозавр%20с%20длинной%20шеей

Само же озеро Шамплей находится на границе США и Канады, его ширина примерно 20 км, площадь — 1130 км², глубина достигает 122 м. Раньше в нем замечали уже плавающего монстра, которому дали имя Чамп. У племен индейцев ирокезов и абенаков ходят легенды об этом существе. Абенаки прозвали это существо «Татоскок». Об этом монстре стало известно европейцам в 1609 году от основателя Квебека французского исследователя Самуэль де Шамплен. Тогда он впервые описал этоо монстра. Озеру он дал све имя. Затем в июле 1873 года такого же мостра заметили и описали рабочие бригады, прокладывающая путь для Нью-Йоркской и Канадской железной дороги вдоль берега этого озера. По их описанию, монстр был "покрыт яркой серебристой чешуей и разбрызгивал воду примерно на 20 футов в воздух. Его хвост напоминал рыбий". 9 августа 1873 года была организована охота на монстра, группа охотников, организованная «Уайтхолл таймс», загнала его в ловушку в заливе Аксехелв и застрелила ее с палубы парохода «Молино». Но саму тушу мостра не смогли найти, несмотря на объявленное вознаграждение в 50000 долларов. 30 июля 1883 года шериф Натан Х. Муни снова увидел монстра в заливе Камберленд. По его описанию, он имел в длину 25–35 футов и плоскую треугольную морду. Наблдался он потом на протяжении всего августа 1883 года. В 1945 году его снова видели в этом озере, о чем рассказал Чарльз Ланглуа и его жена. Затем - в 1976 году его наблюдал Орвилл Уэллс.





Озера
3391 интересуется