Добавить в корзинуПозвонить
Найти в Дзене
Костёр Историй

ПОЛИТИКА ДЗЕН УБИЛА МОЙ КАНАЛ💀 Инетересные ролики ограничены в показах, а доход от канала демотивиорует!

"Спасибо тебе", дорогой Дзен за то, что убил мой канал. Идея была сделать классный историко-познавательный канал с небольшими короткими но информационно ёмкими роликами. Начиналось всё вроде не плохо, и я наблюдал за совсем неважными для Дзен параметрами, такими как рост подписчиков, и рост просмотров. Однако вместе с этими параметрами, но отнюдь не из-за них, рос и доход, который мотивировал меня делать больше контента. Но вот спустя какое-то время доход стал неумолимо уменьшаться, а на мои вопросы Дзен как по шаблону отвечает уже всем давно известными выражениями "увеличивайте число активных подписчиков". Кто придумал эту метрику и зачем? Известно только в кулуарах платформы. У меня пока нет идей как же заставить подписчиков активно ставить лайки и писать комментарии 🤷‍♂️ Такой абсурдной схемы монетизации я не встречал ни на одной из существующих платформ. На момент написания статьи на моём канале 3317 подписчиков из них активных 89 🤦‍♂️ Доход в день составляет жалкие 18 рублей.

"Спасибо тебе", дорогой Дзен за то, что убил мой канал. Идея была сделать классный историко-познавательный канал с небольшими короткими но информационно ёмкими роликами. Начиналось всё вроде не плохо, и я наблюдал за совсем неважными для Дзен параметрами, такими как рост подписчиков, и рост просмотров. Однако вместе с этими параметрами, но отнюдь не из-за них, рос и доход, который мотивировал меня делать больше контента.

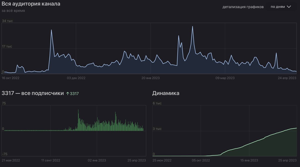
Три совершенно неважных параметра которые Дзен для чего-то нам показывает.
Три совершенно неважных параметра которые Дзен для чего-то нам показывает.

Но вот спустя какое-то время доход стал неумолимо уменьшаться, а на мои вопросы Дзен как по шаблону отвечает уже всем давно известными выражениями "увеличивайте число активных подписчиков".

Кто придумал эту метрику и зачем? Известно только в кулуарах платформы. У меня пока нет идей как же заставить подписчиков активно ставить лайки и писать комментарии 🤷‍♂️ Такой абсурдной схемы монетизации я не встречал ни на одной из существующих платформ.

Картина смерти...
Картина смерти...

На момент написания статьи на моём канале 3317 подписчиков из них активных 89 🤦‍♂️ Доход в день составляет жалкие 18 рублей.

На то, чтобы сделать ролик мне требуется потратить от 3 до 5 часов. Далее после загрузки он ЕЛЕ ЕЛЕ начинает набирать свои жалкие просмотрики (за что так же спасибо алгоритмам дзена) Как ролик наберёт просмотры если его никому не показывать.

Самые вкусные ролики, что лежат у меня в плейлисте "Секретный плейлист" были помечены Дзеном как ШОКИРУЮЩИЙ или ОТКРОВЕННЫЙ контент и перестали рекомендоваться широкой аудитории убив и без того небольшие просмотры и активность.

Дзен так же указал мне на то, что я стал публиковаться реже, но это замкнтуый круг. Откуда мне искать мотивацию публиковаться чаще если я трачу на ролик столько времени и сил и получаю 18 рублей в день?

Мне жалко бросать канал так как в него вложено слишком много, но и думая о том что его надо продолжать вести я тоже не могу, и в голове крутится лишь одна поговорка "Если лошадь сдохла - слезь".Моя лошадка не сдохла, её просто убили.

Возможно я и буду выкладывать сюда что-то, но вот с какой частотой неизвестно. Спасибо тем кто смотрит, ставить лайки и комментирует.

Читает ли меня кто-нибудь? Что скажете дорогие активные подписчики?

Даже отдельно обложку в статью не добавить 🤦‍♂️
Даже отдельно обложку в статью не добавить 🤦‍♂️