Добавить в корзинуПозвонить
Найти в Дзене
Crypto Watchmaker

СКОЛЬКО МЫ ЗАРАБОТАЛИ НА ТОРГОВЫХ БОТАХ ЗА ФЕВРАЛЬ? ПОЛНЫЙ ОТЧЕТ!

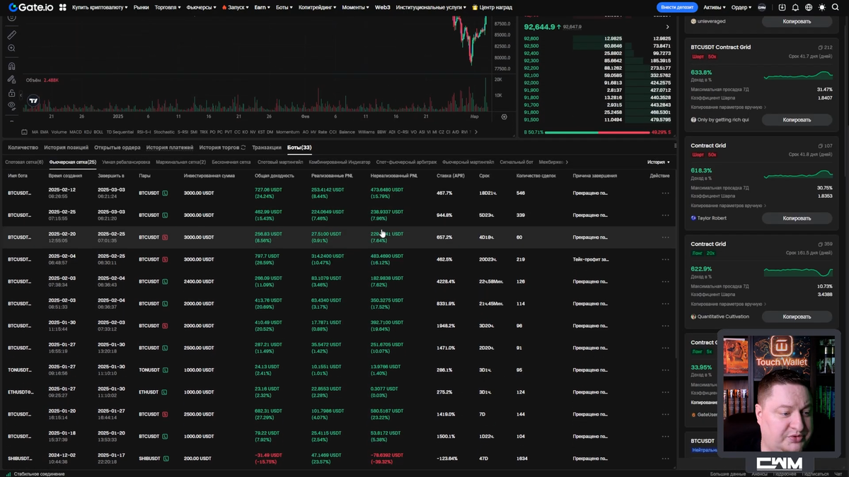
Всем привет, дорогие друзья! С вами Crypto Watchmaker, и сегодня я расскажу, сколько мы заработали (или потеряли) за прошлый месяц. Разберём, что происходило в Академии: какие сделки мы открывали и закрывали, какие результаты получили и в каких ситуациях оказывались. Вы сами знаете, что недавно было мощное падение биткоина, и я покажу, как это повлияло на наши боты. Также поделюсь общей статистикой по доходности за последние полгода. Ссылка на Академию — в описании. Cтатистику по отработавшим ботам вы можете видеть на скриншоте выше. Сейчас у меня активен только один бот, который я запустил сегодня утром. Его настройки уже отправлены в Академию, а если вы хотите торговать вместе с нами, присоединяйтесь к Академии. 3 февраля мы открыли два лонговых бота.
Они были запущены по хорошим ценам: Это были удачные сделки, так как позже произошёл рост. В итоге, 4 февраля мы закрыли этих ботов на пике — по 101 390. Итог: на этих ботах я заработал почти $700. После успешных лонговых сделок 4 февра
Оглавление

Всем привет, дорогие друзья! С вами Crypto Watchmaker, и сегодня я расскажу, сколько мы заработали (или потеряли) за прошлый месяц. Разберём, что происходило в Академии: какие сделки мы открывали и закрывали, какие результаты получили и в каких ситуациях оказывались.

Вы сами знаете, что недавно было мощное падение биткоина, и я покажу, как это повлияло на наши боты. Также поделюсь общей статистикой по доходности за последние полгода.

Ссылка на Академию — в описании.

Какие боты мы запускали и как ими торговали

-2

Cтатистику по отработавшим ботам вы можете видеть на скриншоте выше. Сейчас у меня активен только один бот, который я запустил сегодня утром. Его настройки уже отправлены в Академию, а если вы хотите торговать вместе с нами, присоединяйтесь к Академии.

Ежемесячный отчёт за февраль

-3

3 февраля мы открыли два лонговых бота.
Они были запущены по хорошим ценам:

  • Первый бот — по 93 700
  • Второй бот — по 96 500

Это были удачные сделки, так как позже произошёл рост. В итоге, 4 февраля мы закрыли этих ботов на пике — по 101 390.

Итог: на этих ботах я заработал почти $700.

Спекуляции и открытие шортов

-4

После успешных лонговых сделок 4 февраля я открыл шорт, но немного поспешил. Хотя вход был на хорошей цене, рынок оставался в боковике почти весь месяц. Однако бот продолжал зарабатывать на грид-торговле и в итоге показал неплохую прибыль.

Далее, 20 февраля я открыл ещё один шорт по цене 96 867.

-5

В результате, оба шортовых бота отлично отработали, хотя мы и закрылись рановато - один бот, при цене 91 700 и второй бот, при цене 92 000.

Я думал, что эта зона поддержки выстоит, что если и провалимся, то не настолько глубоко, как в итоге провалились. Но провалились мы вообще очень даже хорошо. Однако, так как ботов мы запускаем с небольшим кредитным плечом — пятым, максимум седьмым — даже в этой зоне открытые лонговые боты в итоге хорошо заработали.

-6

Один из ботов я открывал 12-го числа, а второй — 25-го, как раз на этом падении. Однако бот, которого я открывал 12-го числа, изначально работал на небольшую сумму — 1000 долларов. Позднее я добавил в него еще 2000 долларов.

-7

Такие возможности биржи Gate.io позволяют гибко управлять стратегиями и настройками ботов. Так, у моего бота нижний уровень был установлен на 75 000 долларов. И даже несмотря на падение, мы не дошли до низа сетки, а точка ликвидации находилась ещё ниже.

На ночь я закидывал сюда дополнительную маржу, чтобы спать спокойнее — это логично, потому что точка ликвидации была не так уж далеко.

Как я отмечал, мы не ожидали такого сильного падения, предполагали максимум 85 000, край — 80 000 долларов. Но в итоге цена провалилась до 78 000 долларов. Мы вышли из шорта немного рано и в лонг зашли тоже чуть раньше, чем следовало бы. Однако благодаря дополнительным возможностям биржи это даже сыграло нам на руку.

-8

Так, на одном боте отрабатывал трейлинг вниз. Изначально его нижняя граница была 80 000 долларов, но трейлинг опустил её до 77 600. В теории, даже если бы падение продолжилось, можно было бы долить маржу, чтобы избежать ликвидации.

В итоге я добавил по 2–3 тысячи долларов маржи в обоих ботах, и ликвидация сместилась к невообразимым уровням — около 56 000 долларов.

Я делился скриншотами работы и настройки этих ботов в академии.

Такие качели на рынке, это конечно, было волнительно, но мы отлично вышли из этой ситуации благодаря дополнительному функционалу Gate.io. Так как я этот бот изначально запускал как спекулятивный, я позже, двадцать пятого числа, дважды в разное время, при падении и потом при ещё большем падении, смог ещё докинуть в этого Бота дополнительные деньги.

Таким образом мы очень круто усреднили позицию Бота. Я также ещё рассматривал этот момент с точки зрения ликвидации. То есть, когда цена падает, и когда мы ещё усредняемся, цена отодвигает ликвидацию.

-9

Помните, если мы добавляем маржу в позицию, мы просто отодвигаем ликвидацию, но у нас остаётся неизменной средняя цена. Разумно же добавляя средства в бота, мы можем получить более лучшую точку входа, быстрее выйти в плюс и в итоге ещё и заработать больше.

У меня было предположение, что мы в принципе в прогнозируемом диапазоне сможем какое-то время болтаться и боты будут зарабатывать Грид прибыль.

В принципе эти боты заработали на вчерашний день, до роста, больше 300 долларов Грид прибыли. Но по общей доходности, естественно, были минуса, потому что этому росту предшествовало довольно сильное падение.

Итоги

Как итог, хотя шорты и были закрыты немного рановато, но мы на них неплохо заработали.

Лонги были открыты, тоже немного рановато, но мы также на них хорошо заработали.

-10

На данный момент у меня запущен только один бот, также спекулятивный, по новой интересной стратегии, которую я хотел бы отработать, потому что инструменты Gate.io (фьючерсные боты) позволяют это делать.

Всё стало намного более гибким, и во время этого падения мы с ребятами в чате общались, и мне пришло в голову несколько хороших стратегий, по которым можно торговать с ещё меньшими рисками и с ещё большей доходностью.

Я обязательно в Академии сниму ролик, и мы обсудим всю эту ситуацию, что у нас происходило и как мы поступали.

Так что, если вы хотите торговать с нами, то ссылочка на Академию будет в описании. Цена 200 USDT за бессрочный доступ!

Я подожду, когда к нам присоединится ещё немного пользователей и после этого сделаю Академию по подписке! Сейчас у вас ещё есть время, чтобы зайти один раз и навсегда, чтобы потом не придётся платить, к примеру, какие-нибудь 50-100 долларов в месяц. Я ещё не решил, сколько это будет стоить ежемесячно.

Но на данный момент вы вступаете навсегда!

То есть, когда система станет подписочной, те, кто зашёл раньше, никак к этому относиться уже не будут – они останутся в Академии на постоянной основе, без дополнительных платежей.

Новые же пользователи будут платить уже по ежемесячному прайсу.

Почему так? Потому что помимо огромного количества обучающих материалов, которые вы можете посмотреть на сайте cryptowatchmaker.com, мы ещё настраиваем и запускаем ботов. И торгуем ими весьма успешно!

-11

Если говорить о конкретной статистике, то в анализе активов видно, что совокупный PnL за 180 дней составил 200%.

По статистике видно, что я начал активно торговать только в середине ноября. Именно тогда депозит начал постепенно расти, и мы зарабатываем на этих ботах.

Как видно, сейчас депозит вырос довольно ощутимо. Будем продолжать разгонять его, посмотрим, что будет с Академией дальше, с ботами и вообще со всей ситуацией.

Ну а на сегодня всё, дорогие друзья! Спасибо вам за внимание, подписывайтесь на канал – здесь много интересного!

Всем спасибо, всем счастливо, всем пока!

Смотреть видео по этой статье:

Приглашаю вас выгодно зарегистрироваться по ссылкам ниже, получив при этом 20%-й кэшбек на свой счет в долларах пожизненно. Т.е. вы торгуете, платите комиссию, а 20% потраченных вами комиссий будет возвращаться обратно вам на счет в долларах! Это фактически уникальное предложение и единицы блогеров делятся такими условиями.

АКАДЕМИЯ
Группа телеграм
Контакт менеджера

Биржи, не поддерживающие санкции:

BYBIT + конкурсы для рефералов
KUCOIN + 20% кешбэк
OKX + 20% кешбэк
GATE.IO + 20% кешбэк
BITGET + 20% кешбэк
MEXC + 20% кешбэк
HOUBI + 20% кешбэк
BingX + 20% кешбэк

Лучшие криптовалютные боты:

VELES
BITSGAP + 7 дней PRO подписки БЕСПЛАТНО!!!

Telegram канал Crypto Watchmaker
Контакт менеджера в телеграм