Добавить в корзинуПозвонить
Найти в Дзене
Zabbix

Температура процессора в Zabbix 7.2

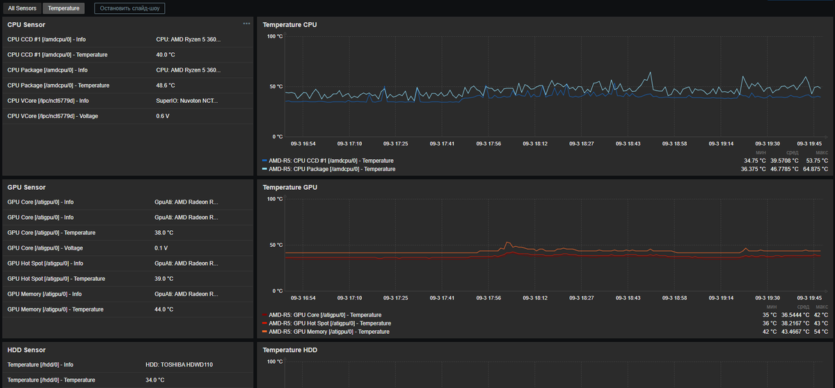
В Zabbix 7.2 с помощью утилиты Open Hardware Monitor можно мониторить температуру процессора, дисков или видеокарты, компьютера под управлением ОС Windows.
Как все настроить?
1. Установите и настройте Zabbix агент на компьютер.
2. Установите утилиту Open Hardware Monitor.
3. В утилите Open Hardware Monitor, в мень "Options" поставить галочку в пункте "Run On Windows Startup"
4. Добавить узел сети в Zabbix и подключить шаблон.
Шаблона для Zabbix 7.2 и утилиту можно скачать у меня в группе вконтакте (ссылка) Сайт с инструкцией по установке утилиты Open Hardware Monitor (Скачать) Кратко о том как это работает. При старте компьютера запускается утилита Open Hardware Monitor и Zabbix agent. С помощью ключа wmi.getall[] агент получает список сенсоров и их значения которые обнаружила утилита. Данные передаются на сервер Zabbix. Сервер записывает их в свою базу данных и визуализирует. Используйте Панели узла сети для доступа к графикам как на скриншотах.

В Zabbix 7.2 с помощью утилиты Open Hardware Monitor можно мониторить температуру процессора, дисков или видеокарты, компьютера под управлением ОС Windows.

Как все настроить?

1. Установите и настройте Zabbix агент на компьютер.
2. Установите утилиту Open Hardware Monitor.
3. В утилите Open Hardware Monitor, в мень "Options" поставить галочку в пункте "Run On Windows Startup"
4. Добавить узел сети в Zabbix и подключить шаблон.

Шаблона для Zabbix 7.2 и утилиту можно скачать у меня в группе вконтакте (
ссылка)

Сайт с инструкцией по установке утилиты Open Hardware Monitor (Скачать)

Кратко о том как это работает. При старте компьютера запускается утилита Open Hardware Monitor и Zabbix agent. С помощью ключа wmi.getall[] агент получает список сенсоров и их значения которые обнаружила утилита. Данные передаются на сервер Zabbix. Сервер записывает их в свою базу данных и визуализирует. Используйте Панели узла сети для доступа к графикам как на скриншотах.