Добавить в корзинуПозвонить
Найти в Дзене
OVERCLOCKERS.RU

AMD Ryzen Master обновился - параметры EXPO и Curve Optimizer применяются без перезагрузки системы

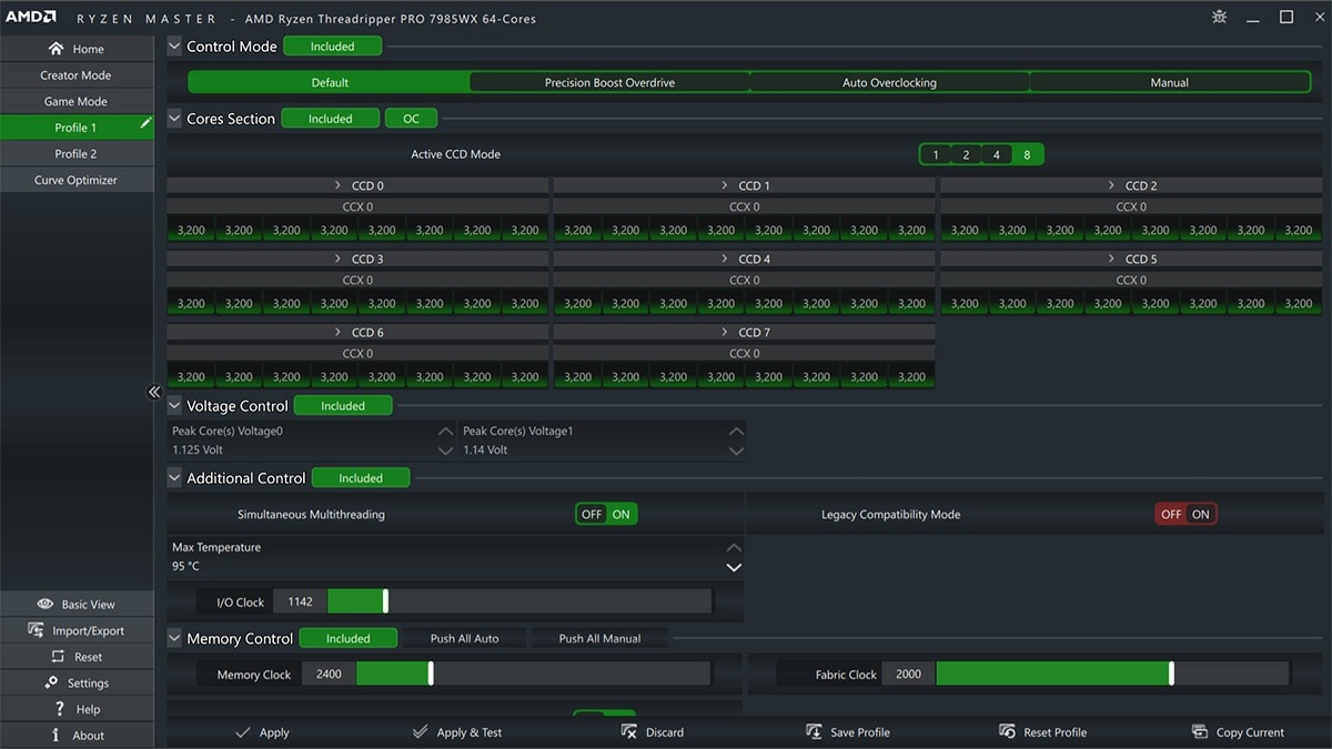
Компания AMD обновила фирменное программное обеспечение Ryzen Master до версии 2.14.1.3286, сообщает PC Games Hardware. Одним из самых примечательных нововведений специалисты называют возможность применения профилей разгона оперативной памяти AMD EXPO без необходимости перезагрузки компьютера. Для настройки и оптимизации оперативной памяти новая версия программы предлагает больше параметров, процессорный Curve Optimizer также был переработан, параметры применяются «на лету» без перезапуска системы. Источник изображения: AMD Другим важным изменением является поддержка настольных процессоров AMD Ryzen 9000, стал доступен профиль Eco с ограничителем мощности 105 ватт (Вт), его можно включить как для 65-ваттных, так и 120-ваттных процессоров Ryzen 9000. Кроме этого, новая версия Ryzen Master позволяет регулировать тактовую частоту процессора с шагом 5 мегагерц (МГц), отображает P-состояния на главном экране. В числе прочих изменений: новый Ryzen Master версии 2.14.1.3286 утратил поддержку

Компания AMD обновила фирменное программное обеспечение Ryzen Master до версии 2.14.1.3286, сообщает PC Games Hardware. Одним из самых примечательных нововведений специалисты называют возможность применения профилей разгона оперативной памяти AMD EXPO без необходимости перезагрузки компьютера. Для настройки и оптимизации оперативной памяти новая версия программы предлагает больше параметров, процессорный Curve Optimizer также был переработан, параметры применяются «на лету» без перезапуска системы.

Источник изображения: AMD

Другим важным изменением является поддержка настольных процессоров AMD Ryzen 9000, стал доступен профиль Eco с ограничителем мощности 105 ватт (Вт), его можно включить как для 65-ваттных, так и 120-ваттных процессоров Ryzen 9000. Кроме этого, новая версия Ryzen Master позволяет регулировать тактовую частоту процессора с шагом 5 мегагерц (МГц), отображает P-состояния на главном экране.

В числе прочих изменений: новый Ryzen Master версии 2.14.1.3286 утратил поддержку процессоров AMD Ryzen и Ryzen Threadripper серий 1000 и 2000; внедрён рекламный баннер с информацией о продукции AMD.

AMD Ryzen Master доступен на официальном сайте AMD.

📃 Читайте далее на сайте