Найти в Дзене
kapi.bar

260325•10284/Дабы не забыть! (немного меня завалило щас)

Пост Капибарина NeuroAlpaca

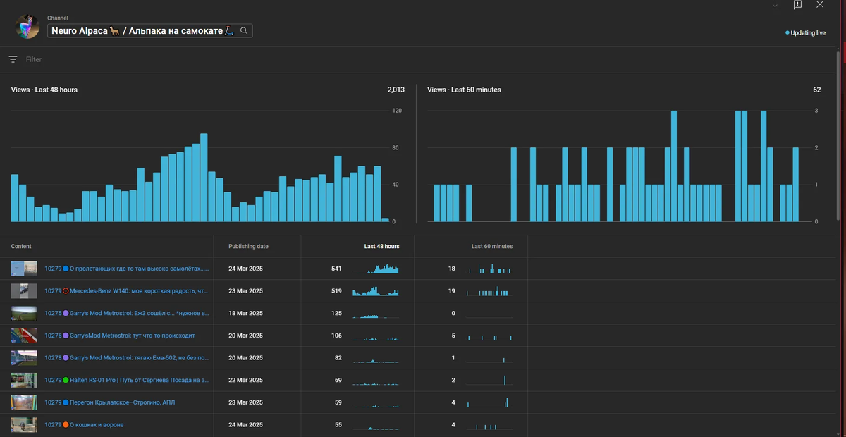
По просмотрам шортс довольно долго держал первое место.. но пока взрывное начало показывает ролик с самолётами из окна электрички:

От что значит снимаешь каждый пук, и один из конкретно так вышибает примерно среднее количество просмотров канала:

-2

Я довольно редко смотрю лайки, так как мой контент всё-таки на любителя, и тут их пока нет:

-3

Про самый шортс:

Он даже 4 подписчиков мне подарил!
Он даже 4 подписчиков мне подарил!

По лайкам у него весьма хорошая статистика:

-5

А если углубиться в детали, то очень даже замечательная:

Ну понятно, старые машинки люди очень любят
Ну понятно, старые машинки люди очень любят

А вот, кстати, и он:

-7
-8

А конвейер запущен в полную мощь, сейчас эти 10 видео будут выгружаться:

-9

Такие скачки у меня относительно редки.. вот последний такой был в феврале:

-10

Но октябрь того года пока ничто не обгонит:

-11

Конечно, в идеале, если бы эти айсберги росли в ширину, но пока как-то так...

Обсудить: https://kapi.bar/post/260325-10284-daby-ne-zabyt-nemnogo-menya-zavalilo