Найти в Дзене
Веб Студия WM

ERP для строительных, ремонтных и производственных компаний

ERP - это система для автоматизации бизнес-процессов компании. Основным назначением систем ERP-класса является повышение общей производительности предприятия за счет сокращения количества «ручных» операций, сбора и аккумуляции данных и упорядочивания бизнес-процессов внутри компании. Система поможет Для строительных, ремонтных и производственных компаний любого масштаба МЕНЬШЕ 15 СОТРУДНИКОВ Для небольшой компании, которая решила с самого начала всё делать системно и правильно. ОТ 15 ДО 50 СОТРУДНИКОВ Для тех, кто устал от сложных сервисов и бесконечных формул в Excel файлах. БОЛЬШЕ 50 СОТРУДНИКОВ Для компаний, которые ищут способы делать больше проектов и зарабатывать ещё больше. Создание смет Смета проекта за 10 минут Быстрее согласуйте сметы – получайте больше заказов. В Gectaro можно создать свой справочник расценок или использовать готовый (более 45 000 расценок). Это помогает быстро составлять сметы: вводите объем работ — и система рассчитывает их стоимость. Импортируйте из Excel
Оглавление

ERP - это система для автоматизации бизнес-процессов компании. Основным назначением систем ERP-класса является повышение общей производительности предприятия за счет сокращения количества «ручных» операций, сбора и аккумуляции данных и упорядочивания бизнес-процессов внутри компании.

Система поможет

  • создать сметы,
  • составить график работ,
  • подготовить финансовый учет,
  • управлять снабжением,
  • контролировать стройки,
  • вести складской учет,
  • настроить справочник расценок,
  • создавать документы и акты,
  • просматривать управленческие отчеты.

Для строительных, ремонтных и производственных компаний любого масштаба

МЕНЬШЕ 15 СОТРУДНИКОВ

Для небольшой компании, которая решила с самого начала всё делать системно и правильно.

ОТ 15 ДО 50 СОТРУДНИКОВ

Для тех, кто устал от сложных сервисов и бесконечных формул в Excel файлах.

БОЛЬШЕ 50 СОТРУДНИКОВ

Для компаний, которые ищут способы делать больше проектов и зарабатывать ещё больше.

Создание смет

-2

Смета проекта за 10 минут

Быстрее согласуйте сметы – получайте больше заказов. В Gectaro можно создать свой справочник расценок или использовать готовый (более 45 000 расценок). Это помогает быстро составлять сметы: вводите объем работ — и система рассчитывает их стоимость.

Импортируйте из Excel файлов или сметных программ в два клика. Гранд-смета, Смета.ру, РИК и др. (формат АРПС)

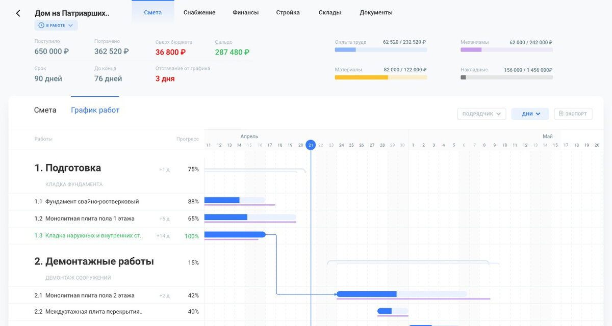
График работ

Точный план и контроль ресурсов

Gectaro поможет спланировать этапы и работы. Покажет прогресс по работам в реальном времени и предскажет отставания по срокам до того, как они наступят.

-3

Документы и акты

-4

Акты КС за 3 минуты

Быстрее закрывайте акты – быстрее получайте деньги. Данные для формирования актов хранятся в Gectaro. Поэтому акты КС-2, КС-3 можно сформировать на лету, выбрав только нужный период.

Финансовый учет

Учет финансов и управленческие отчеты

Сервис поможет понять прибыльность бизнеса и проектов. Вы увидите, сколько денег выделено под проекты, задолженность контрагентов, и сколько денег можно вывести из бизнеса без риска кассового разрыва.

-5

Контроль стройки

-6

Удаленный контроль

Прораб отчитывается о выполненных работах и прикладывает фотоотчет через Telegram-бот. Данные моментально попадают в Gectaro. Вам не нужно посещать стройку, чтобы понять что там происходит.

Складской учет

Складские остатки в порядке

В Gectaro хранится информация о том, где находятся материалы и инструменты для проекта. Когда они потребуются, вы найдете их за минуту не посещая склад.

-7

Управление снабжением

-8
  • Получайте заявки на закупку из позиций сметы автоматически
  • Контролируйте бюджет закупок и перерасходы
  • Создавайте заказы на поставку материалов
  • Разделяйте заявки на разные партии
  • Получайте заявки со стройки от прорабов

Справочник расценок

  • Ускорьте составление смет по справочникам расценок
  • Легко ведите учет всех контрагентов
  • Загружайте свои справочники из Excel
  • Создавайте папки для расценок и справочника контрагентов
  • Формируйте смету как конструктор благодаря технологическим операциям
-9

Один сервис для всей команды

РУКОВОДИТЕЛЬ

Удаленно следит за работой и не занимается рутиной. Можно заниматься развитием компании и брать больше проектов.

КЛИЕНТ

Клиент получает ссылку на смету с планом работ и прогрессом. Себестоимость проекта для него скрыта.

ПРОРАБ

Отчитывается о проделанной работе с телефона и не тратит время на бумажную волокиту.

ФИНАНСИСТ

Видит детальную информацию о прибыльности всего бизнеса и проектов. Следит за деньгами и предотвращает кассовые разрывы.

МЕНЕДЖЕР

Создает смету и график выполнения работ. Контролирует прогресс, готовит документы в два клика и следит за соблюдением сроков и бюджетов.

СНАБЖЕНЕЦ

Делает закупки сразу по нескольким проектам прямо из Gectaro. Видит сроки начала работ, к которым нужно доставить материалы с учетом задержек.

Получите бесплатный доступ к сервису

Тестовый доступ к Gectaro бесплатно.
Попробуйте все возможности сервиса без ограничений.

ПОПРОБОВАТЬ БЕСПЛАТНО