Добавить в корзинуПозвонить
Найти в Дзене
ZeGame

Как посмотреть FPS в играх. Специальные программы (Обзор и настройка)

Приветствую тебя, товарищ по интересу, ты наверное как и я любишь смотреть на цифры. Ну да играют в игры на консолях, а на компьютерах геймеры меряются... FPS. Количество кадров в секунду, таким критерием принято судить мощность игрового компьютера. Не знаете какой программой разные блогеры выводят показатели на экран в играх? В данной подборке вы определенно ее обнаружите.
Оглавление

Приветствую тебя, товарищ по интересу, ты наверное как и я любишь смотреть на цифры. Ну да играют в игры на консолях, а на компьютерах геймеры меряются... FPS. Количество кадров в секунду, таким критерием принято судить мощность игрового компьютера. Не знаете какой программой разные блогеры выводят показатели на экран в играх? В данной подборке вы определенно ее обнаружите.

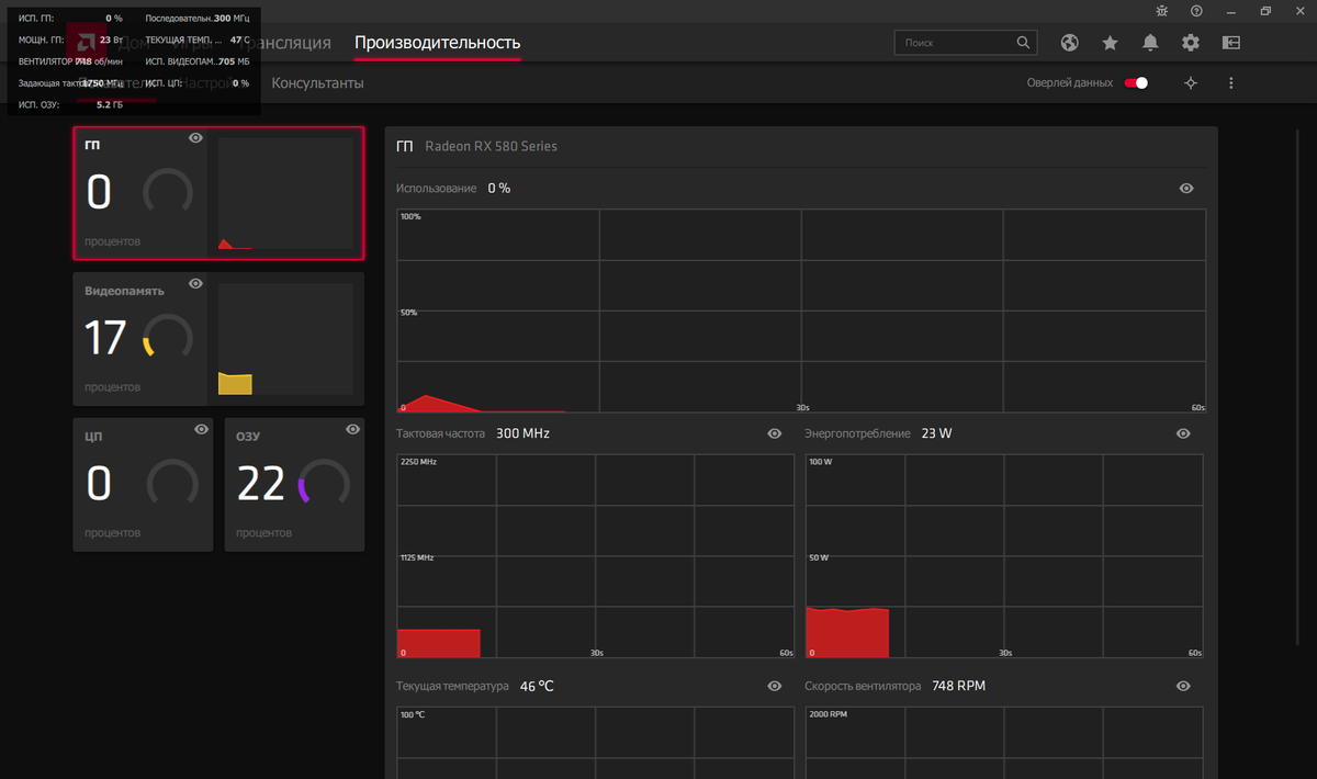
Стандартное программное обеспечение.

И так, начнем со стандартных программных средств, AMD Radeon Settings или Nvidia GeForce Experience. В зависимости от того за красных вы или за зеленых, выбирает установленную вместе с драйверами программу, если вы за синих, то вряд ли оно вам в принципе нужно.

Так как я за красных, иду во вкладку "Производительность" и двигаю ползунок "Оверлей данных" в право. Окошко с показателями появилось, и отображается поверх всех окон. Чтобы настроить нужные нам выводимые данные, можно поковыряться в настройках вкладки "Производительность".

-2

Инструкция для пользователей Зеленых видеокарт.

В главном меню выберите пункт «Открыть внутриигровое наложение», Кликните на шестеренку настроек. В блоке «Наложения» активируйте показатель «Счетчик частоты кадров» и укажите его местоположение.

-3

FPS Monitor

Самая кастомизируемая программа, можно настроить в ней все. Расположение окон оверлея, цвет текста, подпись показателей, шрифт и многое другое.

-4

Программа является платной, но есть демо версия. Цена лицензии всего 350 рублей, в случае использования демо-версии внизу экрана будет отображена запись следующего характера.

-5

При запуске программы вы видите шаблон экрана. Выставляем наше разрешение справа в верху, вытаскиваем виджеты из меню "Элемент сцены". При нажатии на виджет появляется окно настроек, где мы выбираем какие показатели будут выводиться. Настраиваем цвет, размер и шрифт текста и все, окно автоматом будет показываться в играх.

Программа может конфликтовать с HWInfo, MSI Afterburner или другим мониторингом, из-за чего не выводить показатели.

MSI AfterBurner

-6

Самая популярная программа для мониторинга показателей. Но это не основная функция данной программы, в ней очень много и других возможностей: Разгон видеокарты, Настройка напряжения, Скорости вращения вентиляторов, Запись видео, Скриншотов экрана и другие.

Для вывода данных в играх нам необходимо в настройках AfterBurner, во вкладке "Мониторинг", выбрать необходимые нам показатели, и поставить им галочку "Показывать в ОЭД". В программе, которая автоматически устанавливается вместе с "AfterBurner" - RivaTuner, включаем параметр "Show On-Screen Display".

-7

Некоторые игры могут не работать с данной программой, вылетать или даже не запускаться.

-8

Любые изменения частоты или напряжения на видеокарте могут привести в негодность вашу видеокарту, делайте их на свой страх и риск.

STEAM

Если игра у вас приобретена в стиме, или добавлена из другого игрового лаунчера, например Uplay, то можно в процессе игры вызвать виджет стима комбинацией клавиш SHIFT+TAB. В открывшемся окне нажать кнопку настроек внизу экрана и выбрать во вкладке "В игре" в каком углу будет отображаться счетчик FPS.

-9

Так же можно поставить галочку высокой контрастности, что бы количество кадров было лучше видно.

В Uplay так же можно включить отображение FPS

-11

Bandicam и Fraps

В случае если вам не нужны гибкие настройки и огромное количество показателей, а нужны только заветные цифры FPS, используйте Bandicam или Fraps.

-12
-13

Т.К. параметров минимум, настройка является очень простой. Заходим во вкладку FPS, ставим галочки вывода, выбираем угол в котором будут наше количество кадров в секунду, и наслаждаемся.

Данные программы так же можно использовать для создания скриншотов и записи видео.

Надеюсь, статья будет вам полезна, и помните не важно сколько у вас FPS в играх, главное, что бы вы получали удовольствие от игрового процесса;)