Добавить в корзинуПозвонить
Найти в Дзене

Наш проект отмечен на новом сайте компании "Сименс"

Наш проект «АСУТП газоотводящего тракта конвертера», реализованный в городе Хелуан в Египте, был отмечен на новом сайте компании «Сименс» в разделе «Практическое применение технологий автоматизации».Ссылка на презентацию - АСУТП газоотводящего тракта конвертера
Основные задачи проекта: Основные компоненты АСУТП новой газоочистки конвертера №1 кислородно-конвертерного цеха:

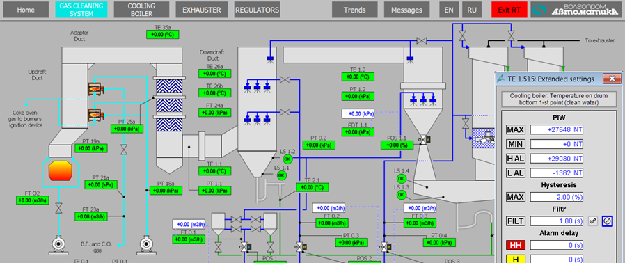
Наш проект «АСУТП газоотводящего тракта конвертера», реализованный в городе Хелуан в Египте, был отмечен на новом сайте компании «Сименс» в разделе «Практическое применение технологий автоматизации».Ссылка на презентацию - АСУТП газоотводящего тракта конвертера
Основные задачи проекта:

  • Разработка рабочей документации и прикладного программного обеспечения.
  • Поставка и шефмонтаж оборудования.
  • Пусконаладочные работы на объекте и ввод в эксплуатацию.

Основные компоненты АСУТП новой газоочистки конвертера №1 кислородно-конвертерного цеха:

  • ПЛК (Siemens Simatic CPU 1500) с необходимым набором модулей ввода/вывода, при необходимости в стойках расширения или станциях распределенного ввода/вывода в шкафу ПЛК или отдельном шкафу (шкафах) ввода/вывода;
  • операторская станция (АРМ оператора на базе WinCC Professional 14), с функциями сервера;
  • инженерная станция (на базе Simatic TIA Portal 14), при необходимости допускающая функционирование в режиме операторской станции, чем обеспечивается резервирование основного АРМ оператора.
  • Сеть Ethernet для cоединения ПЛК, АРМ оператора, инженерной станции, периферии и верхнего уровня