Найти в Дзене
CryptoFox

Как криптовалютные биржи манипулируют рынком и зачем им это нужно

Движения нынешнего рынка криптовалют во многом обусловлены не органическими покупками и продажами, а биржевыми манипуляциями и торговлей с кредитным плечом. Это подчеркивает полное отсутствие адекватной информации о ценах. Вы могли видеть на графиках резкий подъем/просадку курса, ничем не обоснованный туземун крупных по капитализации монет, как правило, биткоина, который трудно пропампить обычному человеку. Институциональные инвесторы, прежде чем покупать BTC и другие криптовалюты, должны убедиться, что цена, которую они платят, представляет собой баланс спроса и предложения и не фальсифицирована нечестными игроками. Впервые общественность заговорила о манипуляциях на криптовалютном рынке еще в 2013 году, когда повышение цены BTC с 150 до 1200 долларов было связано с манипуляциями с рынком, что осуществили два торговых бота. Казалось, они выполняли действительные сделки, но на самом деле не владели биткоином. Во время взлома Mt.Gox некоторые из ботов смогли создать поддельные ордера и

Движения нынешнего рынка криптовалют во многом обусловлены не органическими покупками и продажами, а биржевыми манипуляциями и торговлей с кредитным плечом. Это подчеркивает полное отсутствие адекватной информации о ценах.

Вы могли видеть на графиках резкий подъем/просадку курса, ничем не обоснованный туземун крупных по капитализации монет, как правило, биткоина, который трудно пропампить обычному человеку.

Институциональные инвесторы, прежде чем покупать BTC и другие криптовалюты, должны убедиться, что цена, которую они платят, представляет собой баланс спроса и предложения и не фальсифицирована нечестными игроками.

Впервые общественность заговорила о манипуляциях на криптовалютном рынке еще в 2013 году, когда повышение цены BTC с 150 до 1200 долларов было связано с манипуляциями с рынком, что осуществили два торговых бота. Казалось, они выполняли действительные сделки, но на самом деле не владели биткоином. Во время взлома Mt.Gox некоторые из ботов смогли создать поддельные ордера и заработать миллионы, манипулируя ценой BTC.

Вот некоторые примеры манипуляций рынком:

  • Объединения, пулы (не майнинговые), когда группа трейдеров делегирует полномочия одному полномочия одному менеджеру.
  • Чарнинг — трейдер размещает заказы на покупку и продажу примерно по той же цене, повышение активности направлено на привлечение дополнительных инвесторов, увеличение цены актива, у брокеров — выгода с комиссионных.
  • Скупка монет —  направлено на искусственное повышение рыночной цены криптовалюты и создание впечатления о больших объемах торгов, чтобы  затем привлечь инвесторов и скинуть монеты,
  • Quote stuffing — возможен благодаря быстрым торговым программам, которые могут совершать рыночные действия с невероятной скоростью. Высокочастотная торговля сама по себе не является незаконной. Тактика включает использование специальных ботов для быстрого ввода и вывода большого количества ордеров в попытке наводнить рынок.
  • Часто биржи уличались в опережении. Например, предположим, что Алиса хочет продать 1 BTC за 10 000 долларов, а Бобу срочно нужно купить 1 BTC по рыночной цене. Ордера Алисы и Боба отправляются на биржу. Биржа может выставлять свои собственные ордера. Один заказ на покупку BTC Алисы и еще один, чтобы продать этот BTC Бобу. Вместо того, чтобы заплатить 10 000 долларов за биткоин, Боб покупает его за 11 000 долларов, разница в цене идет бирже.

Вышеупомянутые проблемы являются основными препятствиями для прозрачной оценки. В своем отчете о виртуальных валютах EBA (Европейское банковское управление) предложили добиться прозрачной информации о ценах и прекращение злоупотреблений на рынке.

Форумы, такие как Reddit, Bitcointalk и Steemit, размещают сотни примеров манипуляций от бирж. Несмотря на то, что утверждения невозможно доказать из-за непрозрачности книги заказов, подозрения очень сильны.

Биржи становятся манипуляторами, поскольку активность = их прибыль. Вот факторы, которые заставляют платформы блефовать:

  • Постоянно снижающийся объем торгов, что приводит к снижению общей суммы комиссий за торговлю.

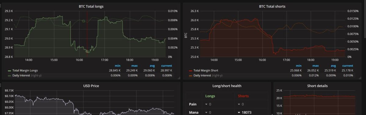
Экспоненциальное увеличение финансового рычага: и шорты, и лонги на рекордном уровне. Шорты вообще поднялись с 8 тысяч до 30:

-2

Что можно сделать?

Трейдеры пытаются воспроизвести выгоды, которые они увидели, купив и продав  во время сильного подъема рынка. В декабре и январе были дни, когда ваши запасы увеличивались как минимум на 20% независимо от того, что вы купили. После того, как вы получаете эти 20-процентные ежедневные прибыли, вы не хотите возвращаться на рынок, который медленно движется туда-сюда на несколько процентов. Многие берут кредитное плечо, уходят в длинные позиции, просто держат и выжидают роста.

Все, что вы действительно можете сделать, если трейдите, — посмотрите на текущее соотношение лонгов и шортов на Bitfinex и имейте в виду, что когда коротких контрактов становится слишком много, возможно, биржа будет пампить цену, чтобы извлечь из нее прибыль (когда ликвидируется плечо). А если лонгов становятся слишком много, мы можем увидеть дамп.

Больше гайдов, новостей и обзоров на нашем сайте и каналах:
Telegram / ВКонтакте / Twitter!
поддержать проект