Найти в Дзене
Герман Геншин

Графана — секретное оружие гиков! Как я создал идеальную панель управления для домашнего сервера, о которой все забывают

Я слишком долго откладывал установку Grafana на свой домашний сервер. Наконец занялся этим и теперь жалею, что не сделал этого раньше — у меня появилась удобная и максимально наглядная панель мониторинга всей системы. Grafana считается золотым стандартом среди домашних гиков — если нужен кастомный дашборд, чаще всего берут именно её. Но все знают: установка и настройка Grafana ещё та головоломка. Я был готов к сложностям, когда решил собрать для себя идеальную панель, но даже не представлял, сколько времени это займет. По сути, Grafana — это только «сердце» мониторинга, которому нужно подключить источники данных. У меня основной такой источник — Prometheus, а для Unraid я добавил ещё InfluxDB и Telegraf. Grafana — это платформа с открытым исходным кодом для визуализации метрик, логов и другой информации с ваших приложений и серверов. Вроде бы всё просто, но настроек — целая тьма. Я начал с dockprom на GitHub — одного из самых удобных Docker-стеков для запуска Grafana. В docker-compose
Оглавление

Я слишком долго откладывал установку Grafana на свой домашний сервер. Наконец занялся этим и теперь жалею, что не сделал этого раньше — у меня появилась удобная и максимально наглядная панель мониторинга всей системы.

Grafana: мощнейшая, но требовательная платформа для домашних серверов

Готовьтесь: за пять минут не развернёте!

-2

Grafana считается золотым стандартом среди домашних гиков — если нужен кастомный дашборд, чаще всего берут именно её. Но все знают: установка и настройка Grafana ещё та головоломка. Я был готов к сложностям, когда решил собрать для себя идеальную панель, но даже не представлял, сколько времени это займет.

По сути, Grafana — это только «сердце» мониторинга, которому нужно подключить источники данных. У меня основной такой источник — Prometheus, а для Unraid я добавил ещё InfluxDB и Telegraf.

-3

Что такое Grafana и зачем она нужна?

Grafana — это платформа с открытым исходным кодом для визуализации метрик, логов и другой информации с ваших приложений и серверов.

Вроде бы всё просто, но настроек — целая тьма. Я начал с dockprom на GitHub — одного из самых удобных Docker-стеков для запуска Grafana.

В docker-compose собраны все нужные сервисы: сама Grafana, Prometheus, cAdvisor, NodeExporter и отдельно — система оповещений через AlertManager.

Я хотел развернуть это привычным для себя способом: просто скопировать docker-compose файл в Portainer и стартануть контейнеры. Не тут-то было. Чтобы всё заработало как надо, пришлось скачать из dockprom все настройки — почти каждая папка содержит свои нужные файлы.

Мой совет: если хотите сэкономить нервы, просто следуйте официальной инструкции, полностью клонируйте репозиторий и запускайте всё через docker compose up -d. Я решил всё делать через Portainer вручную — времени уходит больше. Но если действовать по инструкции, панель можно запустить буквально за пару минут, а не возиться часами, как я.

Добавлять другие серверы непросто, но оно того стоит!

Какой смысл в дашборде, если видно только один сервер?

-4

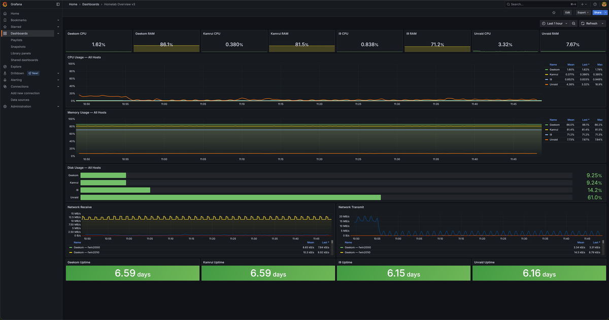
Базовый дашборд из dockprom отлично подходит для одного сервера, а у меня их уже три Proxmox-ноды, Unraid и отдельное хранилище Ugreen NAS. Всё, кроме NAS, удалось подключить — не без заморочек, но результат того стоил.

Мой дашборд заточен именно под мои задачи и железо, но вы без проблем адаптируете его под себя. Чтобы сэкономить кому-то время, выложил JSON-файл на GitHub — меняйте IP-адреса, источники данных и названия серверов на свои, там всё интуитивно понятно.

Как я добавлял Proxmox-ноду? Использовал node_exporter. Всё элементарно: пара команд — скачиваем Prometheus agent, распаковываем, кидаем в папку с бинарниками, настраиваем автозапуск через systemd. Проверяю работоспособность командой curl http://localhost:9100/metrics — если вы видите список метрик, всё отлично.

Дальше идём в Grafana с Prometheus, настраиваем prometheus.yml, добавляем новую задачу в scrape_configs.

Подключить можно сколько угодно серверов — у меня сейчас три. Для простого мониторинга через node_exporter достаточно готового дашборда с ID 1860: импортируем через Grafana > Dashboards > New > Import, вставляем ID и следуем подсказкам. Для базовой задачи этого хватает, но мне нужно было шире.

Вот и всё! Основная возня — не с настройкой, а с тем, чтобы на дашборде были только нужные графики и ничего лишнего.

Почему же я так долго тянул с установкой Grafana?!

Сложно? Да! Но это не тот ужас, каким кажется сначала

-5

Моя Grafana-панель пока далека от совершенства, но главное — теперь я вижу состояние всех домашних серверов в один клик. Я откладывал эту таску больше пяти лет и жалею, что не занялся раньше. Теперь одним взглядом можно узнать, сколько памяти занято, сколько свободного места и как нагружен процессор на любом сервере.

Подпишитесь на рассылку — и работа с Grafana станет ещё проще!

Установка Grafana — это не пикник, но и не такой квест, как кажется. У меня ушло два-три часа на всё про всё, чтобы довести панель до ума. Это дольше, чем рассчитывал, но быстрее, чем думал в самом начале. А если у вас не слишком сложная сеть, уложитесь и в 15 минут!

Не повторяйте мою ошибку — не тяните с Grafana! Эта панель реально полезная и по факту гораздо проще, чем выглядит на первый взгляд.

Если вам понравилась эта статья, подпишитесь, чтобы не пропустить еще много полезных статей!

Премиум подписка - это доступ к эксклюзивным материалам, чтение канала без рекламы, возможность предлагать темы для статей и даже заказывать индивидуальные обзоры/исследования по своим запросам!Подробнее о том, какие преимущества вы получите с премиум подпиской, можно узнать здесь

Также подписывайтесь на нас в: